Navigation

    Logo
    • Register
    • Login
    • Search
    • Recent
    • Tags
    • Unread
    • Categories
    • Unreplied
    • Popular
    • GitHub
    • Docu
    • Hilfe
    1. Home
    2. Deutsch
    3. Visualisierung
    4. Übersicht Stromverbrauch Balken Monatsansicht ?

    NEWS

    • Amazon Alexa - ioBroker Skill läuft aus ?

    • Monatsrückblick – September 2025

    • Neues Video "KI im Smart Home" - ioBroker plus n8n

    Übersicht Stromverbrauch Balken Monatsansicht ?

    This topic has been deleted. Only users with topic management privileges can see it.
    • C
      ChrisXY last edited by

      Hallo,
      ich komme irgendwie nicht mehr weiter. Ich möchte gerne eine Ansicht haben vom Aktuellen Monat.
      Dort will ich mit Balken Arbeiten. Einmal Solar und einmal Verbrauch.
      Optimal wäre Grafana dafür. Alternativ auch was anderes VIS .. Flot ?

      Habe nun das sourceanalytis was meinen Wert ( Watt ) auswertet. Wie bringe ich die Ergebnisse nun Übersichtlich in Balken ....

      Wie schauen eure Lösungen aus ?

      Homoran 1 Reply Last reply Reply Quote 0
      • Homoran
        Homoran Global Moderator Administrators @ChrisXY last edited by

        @ChrisXY

        Meist du so etwas?
        Stromprofil.png

        Hier allerdings Tagesansicht

        1 Reply Last reply Reply Quote 0
        • C
          ChrisXY last edited by

          ja genau. Mir geht es nur darum vielleicht den ganzen Monat zu sehen. Aber vom Prinzip her suche ich so etwas

          Homoran 1 Reply Last reply Reply Quote 0
          • Homoran
            Homoran Global Moderator Administrators @ChrisXY last edited by

            @ChrisXY
            Dann brauchst du für jeden Monat einen Wert.

            Also am Monatsende EINMAL die aktuelle Summe in den Datenpunkt "Monatswert" schreiben.
            Diesen Datenpunkt dann als Balken darstellen.

            Um versetzte Balken darzustellen musst du ein wenig mit dem x-offset Spielen bis es passt.
            Sonst werden die Balken übereinandergelegt

            1 Reply Last reply Reply Quote 0
            • crunchip
              crunchip Forum Testing Most Active last edited by crunchip

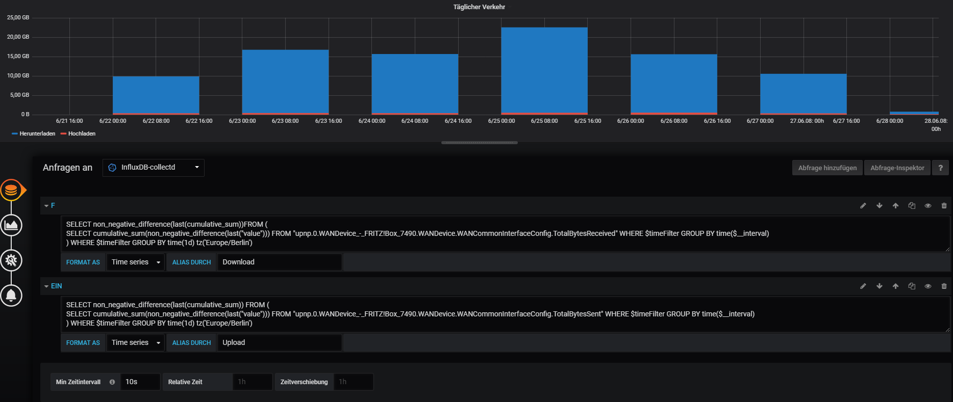
              wäre ein Beispiel in Grafana und Influx, falls das weiterhilft
              bei relative Zeit dann einfach 1M eintragen für die Monatsansicht
              14b240dd-4471-4508-8e45-026401da7ae3-image.png
              5e9b8b14-b841-4604-8559-47b2e587852b-image.png

              1 Reply Last reply Reply Quote 1
              • C
                ChrisXY last edited by

                ja Grafana hab ich so aber die Bezeichnungen unten sind etwas doof. In der Jahresansicht macht er Tage wenn ich 1d gegen 1M tausche dann zeigt er nurnoch bist an und auch die Werte stimmen nicht .. das Maximal ein Tageswert aber nicht der Monatswert. Naja funktioniert halbwegs.
                monat.png jahr.png

                crunchip 2 Replies Last reply Reply Quote 0
                • crunchip
                  crunchip Forum Testing Most Active @ChrisXY last edited by crunchip

                  @ChrisXY geb mal das ein
                  f181daac-4420-4746-a028-0adab11cfbba-image.png

                  und bei Min Zeintintervall lässt du das Feld leer

                  1 Reply Last reply Reply Quote 0
                  • crunchip
                    crunchip Forum Testing Most Active @ChrisXY last edited by

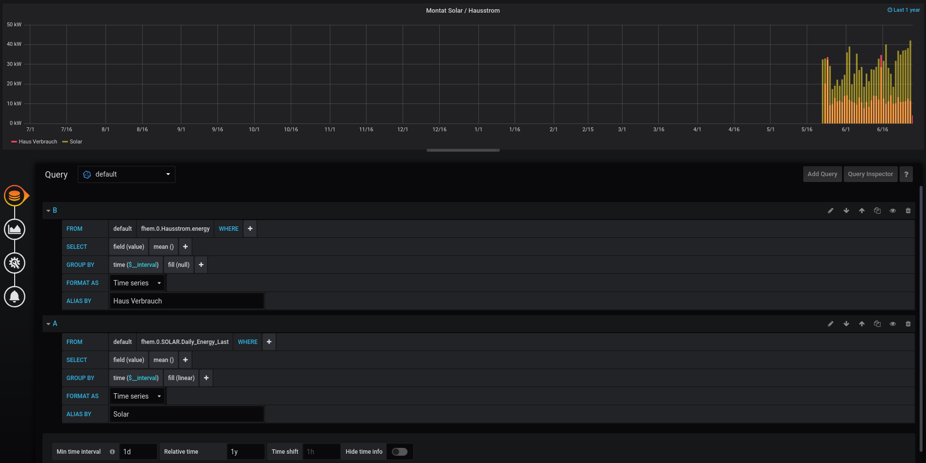
                    @ChrisXY hab jetzt mal etwas rumprobiert
                    weis zwar nicht mit welchem wert du arbeitest, aber hier mal mein Beispiel für die Monatsansicht.
                    Als Wert nehm ich den Gesamtzählerstand in KWh meines Stromzählers
                    c9e37995-c905-4b2d-9b07-fdf9f9714b3e-image.png
                    c5b7982a-477d-4f4a-a30a-5bb9fe05e670-image.png
                    a1d23aec-058a-44a9-a41c-521fe6282b3e-image.png

                    MartinP 1 Reply Last reply Reply Quote 0
                    • C
                      ChrisXY last edited by

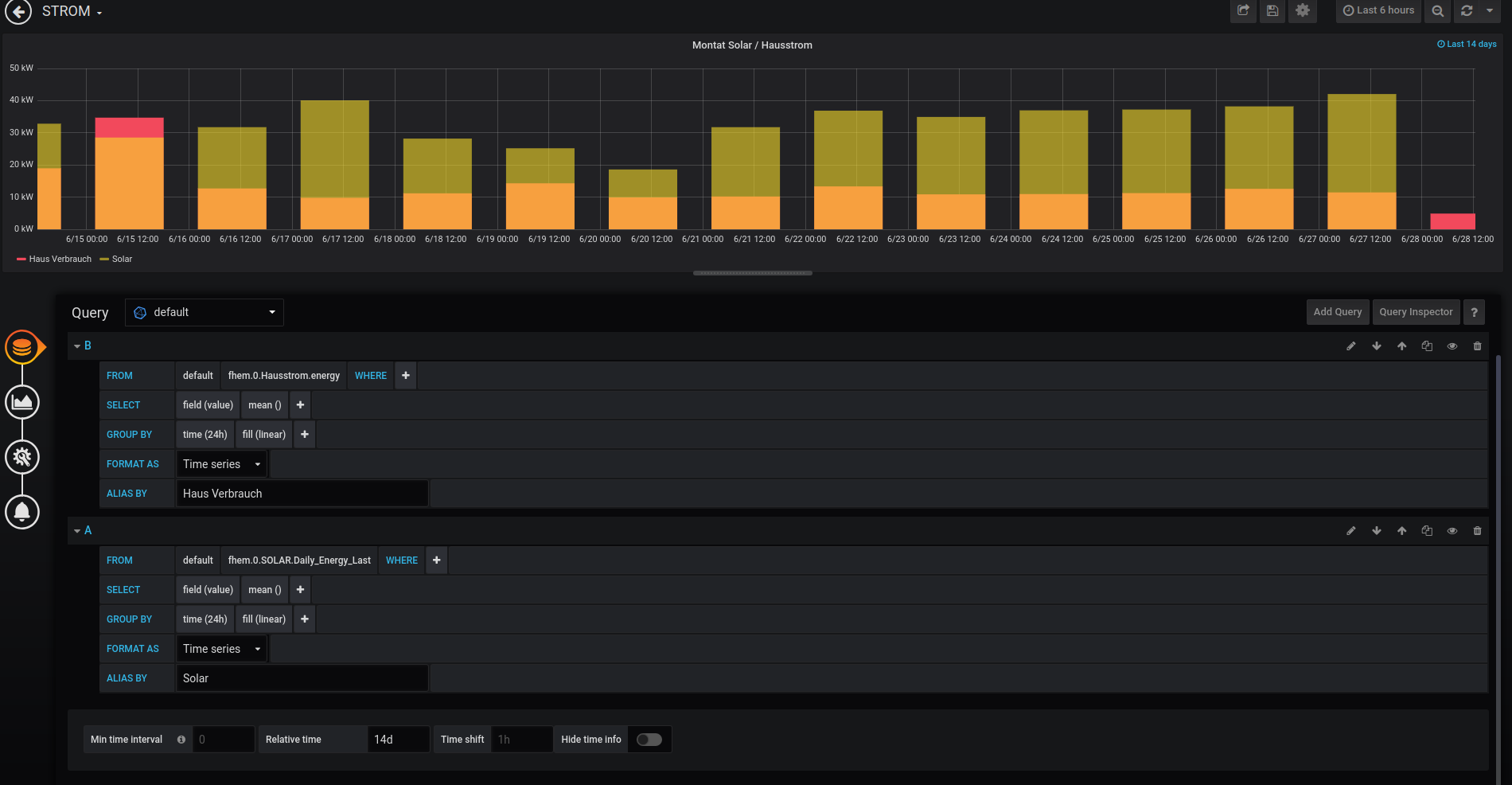
                      hi, danke also mit dem 24h schaut es gleich aus. Hab nun mal eine 14 Tage ansicht genommen.
                      DIe Teitangaben unten find ich einfach doof. In der Monat habe ich nicht den Wochentag unter jedem Balken und wenn ich 14 Tage nehme steht da einfach zu viel. chaut nicht so schön aus
                      pic123.png

                      crunchip 1 Reply Last reply Reply Quote 0
                      • crunchip
                        crunchip Forum Testing Most Active @ChrisXY last edited by

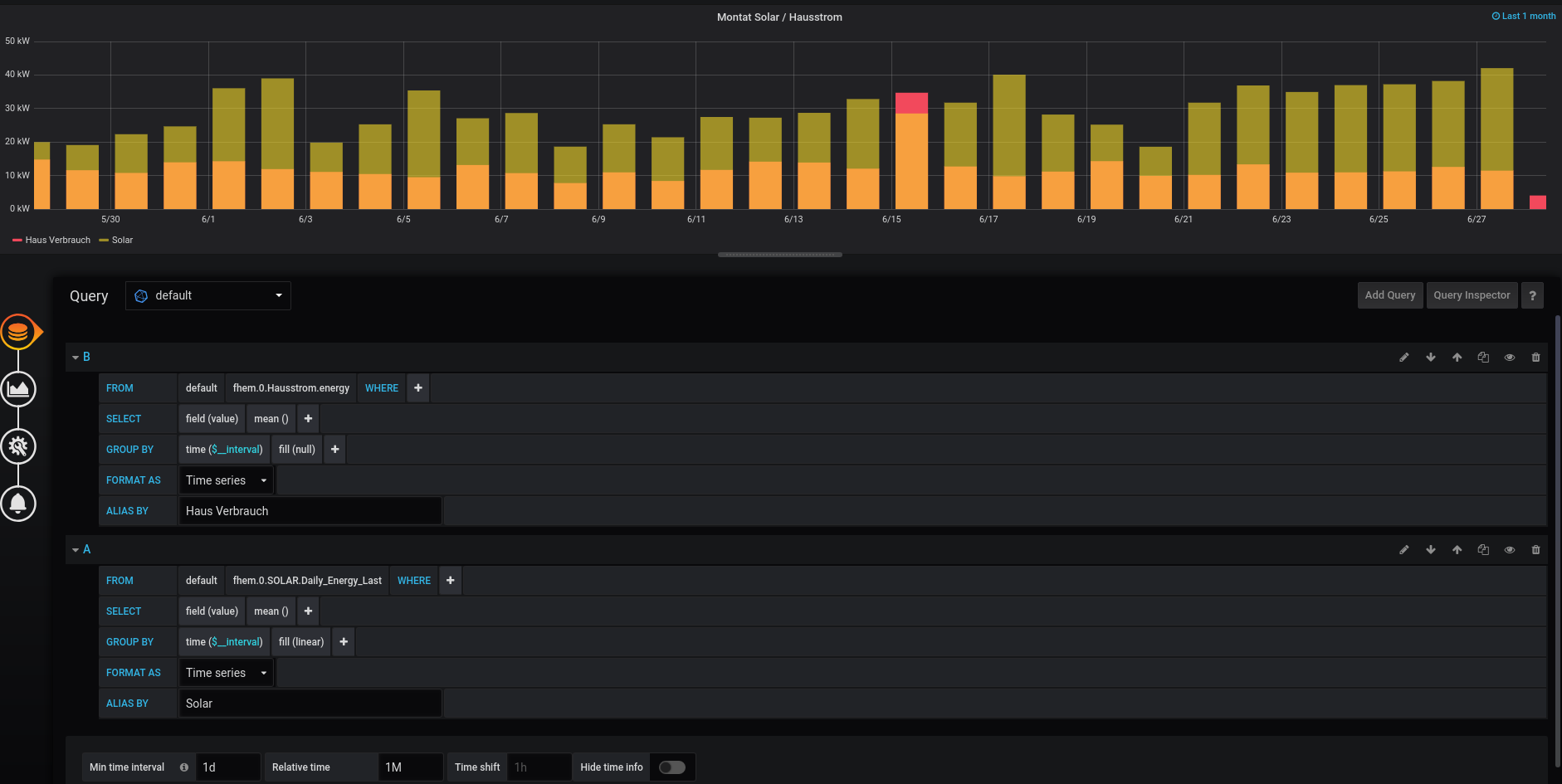
                        @ChrisXY spiel mal mit den Tagen ein wenig...
                        hab mal auf 20 Tage gestellt7115f1d5-e0c6-478e-87d2-838df370cece-image.png

                        1 Reply Last reply Reply Quote 0
                        • C
                          ChrisXY last edited by

                          Danke das schaut schon viel besser aus 🙂

                          1 Reply Last reply Reply Quote 0
                          • G
                            gender last edited by gender

                            Hat jemand auch ein SQL-Statemant für den Verbrauch, falls die Daten in einer MySQL-Datenbank vorliegen?
                            Habe sozusagen meinen Stromverbrauch als Gesamtstromverbrauch vorliegen, würde aber auch gerne eine (beliebige) Zeitübersicht als Histrogramm über den Verbrauch darstellen.

                            A 1 Reply Last reply Reply Quote 0
                            • Bostil
                              Bostil last edited by

                              Hallo zusammen,

                              wie kommt ihr an diese granularen Daten des Stromverbrauches? Sind heute Stromzähler so digital, dass man diese Daten direkt in Iobroker abgreifen kann, oder habt ihr nachgerüstet?

                              Danke euch.

                              crunchip 1 Reply Last reply Reply Quote 0
                              • crunchip
                                crunchip Forum Testing Most Active @Bostil last edited by Negalein

                                @Bostil es gibt Digitale Stromzähler, oder auch der alte Ferraris Zähler per Lesekopf, Lichtschranke, Cam...gibt dazu mehrere Möglichkeiten und auch hier im Forum zu finden

                                1 Reply Last reply Reply Quote 1
                                • G
                                  gender last edited by

                                  Habe inzwischen auch mal influxdb eingerichtet.... und dann den Code von crunchip mal übernommen: damit lassen sich dann - wie oben erwähnt - aus einem Gesamtverbrauchswert Verbrauchswerte für Zeitintervalle darstellen.

                                  Hier der Code zum Kopieren (bei mir noch *1000, damit ich Watt und nicht Kilowatt benutzen kann):

                                  SELECT non_negative_difference(last(cumulative_sum)) FROM(
                                  SELECT cumulative_sum(non_negative_difference(last("value")))*1000 FROM "mqtt.0.Stromzaehler_Gesamt" WHERE $timeFilter GROUP BY time(5m)
                                  ) WHERE $timeFilter GROUP BY time(5m) 
                                  
                                  tigertim08 1 Reply Last reply Reply Quote 0
                                  • tigertim08
                                    tigertim08 @gender last edited by

                                    @gender Hallo gender,

                                    bin relativ neu mit grafana. Wo muss ich denn die Codezeile zur berechnung eintragen? Finde da irgendwie nichts...

                                    Danke schonmal

                                    crunchip 1 Reply Last reply Reply Quote 0
                                    • crunchip
                                      crunchip Forum Testing Most Active @tigertim08 last edited by

                                      @tigertim08 Stift(roter Kringel), gelb markiert ist dein Datenpunkt
                                      59961c2a-8a33-48e3-9198-d7be0afe01d8-image.png

                                      tigertim08 1 Reply Last reply Reply Quote 0
                                      • tigertim08
                                        tigertim08 @crunchip last edited by

                                        @crunchip Danke!

                                        1 Reply Last reply Reply Quote 0
                                        • mayli01
                                          mayli01 last edited by

                                          Hallo, ich verwende auch den Code für Grafana und und hab das jetzt rund 4 Wochen am laufen.
                                          Hab jetzt mal nur mein Tagesverbrauch eingerichtet.

                                          SELECT non_negative_difference(last(cumulative_sum)) FROM(
                                          SELECT cumulative_sum(non_negative_difference(last("value")))*1 FROM "0_userdata.0.AMIS.Alex_Haushalt.180" WHERE $timeFilter GROUP BY time(24h)
                                          ) WHERE $timeFilter GROUP BY time(24h) tz('Europe/Berlin')
                                          

                                          Leider muss ich feststellen das die täglichen Verbrauchswerte immer leicht von den tatsächlichen verbrauch am Zähler abweichen.
                                          Hab mir über ein Script täglich um 00:00 Uhr den Zählerstand loggen lassen und nachgerechnet aber immer wieder weicht der Tagesverbrauch um rund 0,5-1,5 kWh ab.

                                          Weiß jemand woran das liegt?
                                          Danke im voraus!

                                          Homoran 1 Reply Last reply Reply Quote 0
                                          • Homoran
                                            Homoran Global Moderator Administrators @mayli01 last edited by

                                            @mayli01 sagte in Übersicht Stromverbrauch Balken Monatsansicht ?:

                                            weicht der Tagesverbrauch um rund 0,5-1,5 kWh ab.

                                            bei welchem Gesamtverbrauch?

                                            mayli01 1 Reply Last reply Reply Quote 0
                                            • First post
                                              Last post

                                            Support us

                                            ioBroker
                                            Community Adapters
                                            Donate

                                            931
                                            Online

                                            32.3k
                                            Users

                                            80.9k
                                            Topics

                                            1.3m
                                            Posts

                                            flot adapter vis
                                            10
                                            33
                                            15168
                                            Loading More Posts
                                            • Oldest to Newest
                                            • Newest to Oldest
                                            • Most Votes
                                            Reply
                                            • Reply as topic
                                            Log in to reply
                                            Community
                                            Impressum | Datenschutz-Bestimmungen | Nutzungsbedingungen
                                            The ioBroker Community 2014-2023
                                            logo