Navigation

    Logo
    • Register
    • Login
    • Search
    • Recent
    • Tags
    • Unread
    • Categories
    • Unreplied
    • Popular
    • GitHub
    • Docu
    • Hilfe
    1. Home
    2. Deutsch
    3. Visualisierung
    4. Grafana Kurven addieren

    NEWS

    • Amazon Alexa - ioBroker Skill läuft aus ?

    • Monatsrückblick – September 2025

    • Neues Video "KI im Smart Home" - ioBroker plus n8n

    Grafana Kurven addieren

    This topic has been deleted. Only users with topic management privileges can see it.
    • J
      JoergH last edited by

      Ich versuche in Grafana die zwei Werte zu addieren und darzustellen, aber leider erscheint dann immer "No Data". Was mache ich falsch?

      SELECT mean("value") FROM "PV Süd Feedin" + mean("value") FROM "PV Ost/West Feedin" WHERE $timeFilter GROUP BY time($__interval) fill(null)
      
      OliverIO Alexander Peter 2 Replies Last reply Reply Quote 0
      • OliverIO
        OliverIO @JoergH last edited by OliverIO

        @joergh sagte in Grafana Kurven addieren:

        Ich versuche in Grafana die zwei Werte zu addieren und darzustellen, aber leider erscheint dann immer "No Data". Was mache ich falsch?

        SELECT mean("value") FROM "PV Süd Feedin" + mean("value") FROM "PV Ost/West Feedin" WHERE $timeFilter GROUP BY time($__interval) fill(null)
        

        2x FROM Part
        FROM gibt nur an aus welcher Tabelle Daten kommen
        im FROM-Part kannst du nicht rechnen

        Wenn dann müsste es so heißen, aber ohne Garantie, kenne dein Datenmodell nicht.
        Die tabellennamen mit leerzeichen sind auch seltsam, aber da bin ich mir nicht sicher ob das so geht
        funktioniert den die abfrage nur mit dem wert aus einer tabelle?

        SELECT mean(a.value) + mean(b.value) FROM "PV Süd Feedin" as a ,"PV Ost/West Feedin" as b WHERE $timeFilter GROUP BY time($__interval) fill(null)
        
        J 2 Replies Last reply Reply Quote 0
        • J
          JoergH @OliverIO last edited by

          @oliverio Danke für die Antwort. Es handelt sich um Werte aus einer influxdb. Die Namen sind die Alias Namen der Queries. Ich nutze den raw mode und habe dann den Eintrag verändert. So sieht er bei einem Query aus.

          SELECT mean("value") FROM "PV Ost/West Feedin" WHERE $timeFilter GROUP BY time($__interval) fill(null)
          
          1 Reply Last reply Reply Quote 0
          • J
            JoergH @OliverIO last edited by

            @oliverio sagte in Grafana Kurven addieren:

            SELECT mean(a.value) + mean(b.value) FROM "PV Süd Feedin" as a ,"PV Ost/West Feedin" as b WHERE $timeFilter GROUP BY time($__interval) fill(null)

            Leider kommt da auch "No data in response"

            1 Reply Last reply Reply Quote 0
            • Alexander Peter
              Alexander Peter @JoergH last edited by

              @JoergH Lass beide werte doch als eigne Queries laufen und mach die Addition entweder als Expression oder Transform

              https://community.grafana.com/t/math-operations-with-fields/34022

              J 1 Reply Last reply Reply Quote 0
              • J
                JoergH @Alexander Peter last edited by

                @alexander-peter

                Danke für den Tipp. Das war genau was ich eigentlich gesucht habe. Leider tritt dabei allerdings ein Nebeneffekt auf. Zunächst funktioniert das Addieren der Kurven, wenn ich jedoch die Farbe anschließend ändern will, springt er immer in den Linienmodus und das kriege ich einfach nicht mehr geheilt. Muss wohl doch mit einem Blockly die Addition in einem extra DP vornehmen...

                1 Reply Last reply Reply Quote 0
                • S
                  Sputnik24 last edited by

                  @joergh Kannst du das Problem genauer erklären? Ich arbeite viel mit eigenen Queries und Expressions und habe kein Problem. Ansonsten gäbe es noch die Möglichkeit, wenn du beide Strings separat anzeigen lassen willst, die Graphen zu stacken.

                  J 1 Reply Last reply Reply Quote 0
                  • J
                    JoergH @Sputnik24 last edited by

                    @sputnik24

                    Ich möchte gerne, dass die Kurven so dargestellt werden wie im Bild. Die blaue Kurve entsteht aus der Addition der beiden grünen Kurven. Bisher habe ich das über einen in Blockly extra gebildeten DP gelöst, aber ich dachte, dass das vielleicht auch direkt in Grafana geht.

                    9834084d-0fe9-4569-adce-af8a4750f1ec-grafik.png

                    Wenn ich jedoch vorgehe wie von @Alexander-Peter vorgeschlagen, dann funktioniert das zunächst, aber in dem Moment wo ich dann die Farbe anpasse, kommt folgendes

                    ea0643bd-9642-48f2-87f8-e8437ca5aecd-grafik.png

                    S 1 Reply Last reply Reply Quote 0
                    • S
                      Sputnik24 @JoergH last edited by

                      @joergh Versuche es mit einer Expression statt Transform. Transform ist tatsächlich manchmal komisch.

                      Wenn deine beiden Queries A und B heißen, eine Expression erstellen und dort: $A+$B

                      J 1 Reply Last reply Reply Quote 0
                      • J
                        JoergH @Sputnik24 last edited by

                        @sputnik24 Super! Das funktioniert. Vielen Dank!

                        Uli977 1 Reply Last reply Reply Quote 0
                        • J
                          JoergH last edited by

                          @sputnik24 Weisst Du zufällig auch, wie ich nun in diese Grafik eine Balkengrafik integieren kann die aus einem JSON erzeugt wird?

                          S 1 Reply Last reply Reply Quote 0
                          • S
                            Sputnik24 @JoergH last edited by

                            @joergh Wie du ein Balkendiagramm darstellen kannst: Ja. Hier mal ein Beispiel, wie ich in einem Balkendiagramm Punkte darstelle, funktioniert vom Prinzip her aber mit allen gemischten Typen. Du nutzt die Series overrides Funktion:
                            8711a4db-15c1-44ca-be43-b6ea743dbdab-image.png

                            JSON bin ich überfragt, ich frage alles aus einer influxDB ab. Was für Daten wären das denn? Kann man die vielleicht auch in die influxDB schreiben?

                            1 Reply Last reply Reply Quote 0
                            • J
                              JoergH last edited by

                              @sputnik24 Ich wollte den PV forecast Adapter verwenden...der fragt dann stundengenau die Werte ab und stellt die in einem JSON bereit.
                              https://forum.iobroker.net/topic/45315/test-pv-forecast-adapter/54?page=3

                              Woher ziehst Du die Daten denn?

                              Im Grund will ich sowas machen wie Du, nur andersherum. Die Kurven sollen mir meine Leistungen anzeigen und die Prognose will ich als Balkendiagramm "dahinter" legen.

                              S 1 Reply Last reply Reply Quote 0
                              • S
                                Sputnik24 @JoergH last edited by

                                @joergh Ich ziehe die Daten von Solarprognose, die auch als JSON geliefert werden. Ich lese die Daten mit einem Javascript aus dem JSON und schreibe sie in die influxDB. So sind sie für mich in Grafana zugänglich. Aber wie man sieht, stimmen die Daten aktuell hinten und vorne nicht.

                                J 1 Reply Last reply Reply Quote 0
                                • J
                                  JoergH @Sputnik24 last edited by

                                  @sputnik24 sagte in Grafana Kurven addieren:

                                  @joergh .... Aber wie man sieht, stimmen die Daten aktuell hinten und vorne nicht.

                                  Ich wollte es ja nicht sagen 😆

                                  Ok, dann steig doch mal auf PV forecast um 😉

                                  Ich schreibe halt noch nichts von diesen Daten in meine influxdb....müsste mir ich mal damit beschäftigen wie man die Daten über Blockly in die db bekommt, Javascript kann ich noch nicht.

                                  1 Reply Last reply Reply Quote 0
                                  • Uli977
                                    Uli977 last edited by Uli977

                                    Hallo!
                                    Ich reihe mich mal ein und erhoffe mir gute Tipps

                                    Ich versuche einen Graphen zur PV-Anlage nachzubauen. Und zwar diesen hier...
                                    a2a64454-8e95-49f1-8a6f-8c7bf9763739-2022-03-17 23.39.48.png

                                    Soweit bin ich schon mal

                                    • weiße Linie ist der Hausverbrauch
                                    • Der orange Bereich ist eine Expression aus Erzeugung der PV-Anlage + Netzbezug

                                    246d6166-a9ea-404a-bdad-0f57b6b59669-2022-03-17 23.37.03.png

                                    Ich möchte nun den Bereich oberhalb des Hausverbrauches (weiße Linie) orange darstellen und den Bereich unterhalb des Hausverbrauches entweder a) grau wenn wenn es Netzbezug ist b) grün wenn es aus PV-Erzeugung kommt.

                                    Gerade erschließt sich mir nicht wie ich es am besten machen soll.

                                    Weiß jemand Rat?

                                    Danke Euch!

                                    1 Reply Last reply Reply Quote 0
                                    • Uli977
                                      Uli977 @JoergH last edited by

                                      @joergh Hallo Jörg, kannst du mir dein Resultat mal zeigen. Vielleicht kannst du Grafana exportieren, so dass ich es bei mir importieren kann. Dann lege ich nicht die Datenpunkte an und dann sollte es doch gehen, oder?

                                      J 1 Reply Last reply Reply Quote 0
                                      • J
                                        JoergH @Uli977 last edited by

                                        @uli977 Hallo Uli,
                                        was brauchst Du denn? Hilft Dir der Graph weiter?
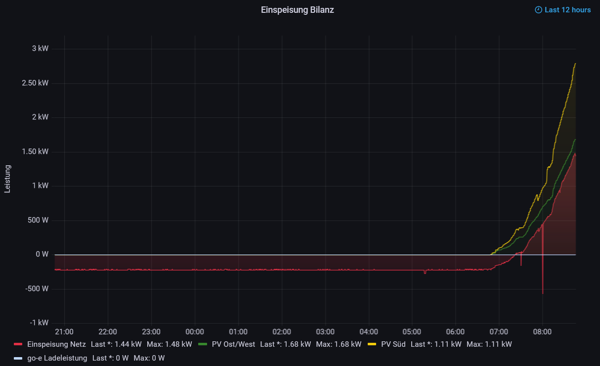
                                        8123209e-ba39-4a28-b4ce-263a72e01b0e-grafik.png

                                        Hier werden grün und gelb addiert, rot unabhängig davon dargestellt...

                                        Uli977 1 Reply Last reply Reply Quote 0
                                        • Uli977
                                          Uli977 @JoergH last edited by Uli977

                                          @joergh sagte in Grafana Kurven addieren:

                                          @uli977 Hallo Uli,
                                          was brauchst Du denn? Hilft Dir der Graph weiter?
                                          8123209e-ba39-4a28-b4ce-263a72e01b0e-grafik.png

                                          Hier werden grün und gelb addiert, rot unabhängig davon dargestellt...

                                          Also mein aktuelles Ziel wäre dies hier, aber ich bekomme es nicht so richtig hin.
                                          Vor allem der orange Bereich für die Einspeisung darf ja erst oberhalb der schwarzen Linie beginnen und das bekomme ich nicht wirklich hin.

                                          386a50f8-58ee-40de-a885-1b811cb96b08-2022-03-18 18.37.04.png

                                          Mein Bisheriges Ergebnis

                                          88654076-7c7b-42ec-941a-d9bea45185cf-2022-03-18 18.59.37.png
                                          Die Werte selber sind natürlich teilweise quatsch, da ich z.B. Hausverbrauch und Einspeisung addiert habe, damit der Graph bis unter die Erzeugung geht....

                                          J 1 Reply Last reply Reply Quote 0
                                          • J
                                            JoergH @Uli977 last edited by

                                            @uli977 Sorry, aber ich kann da nicht viel erkennen. Nimm doch erstmal zwei Kurven und blende den Rest aus (einfach auf die Schrift unter dem Graphen klicken). Wenn Du die erste Kurve hast, dann kannst Du die zweite darüber anfangen lassen, indem Du einfach unten auf +Expression gehen, "math" auswählen und dann die beiden Namen der Kurven, z.B. $A+$B in das Feld darunter einträgst.
                                            1de58a2b-6a20-454a-8dee-d09e643db040-grafik.png

                                            Uli977 1 Reply Last reply Reply Quote 0
                                            • First post
                                              Last post

                                            Support us

                                            ioBroker
                                            Community Adapters
                                            Donate

                                            884
                                            Online

                                            32.3k
                                            Users

                                            80.9k
                                            Topics

                                            1.3m
                                            Posts

                                            6
                                            69
                                            14911
                                            Loading More Posts
                                            • Oldest to Newest
                                            • Newest to Oldest
                                            • Most Votes
                                            Reply
                                            • Reply as topic
                                            Log in to reply
                                            Community
                                            Impressum | Datenschutz-Bestimmungen | Nutzungsbedingungen
                                            The ioBroker Community 2014-2023
                                            logo