Navigation

    Logo
    • Register
    • Login
    • Search
    • Recent
    • Tags
    • Unread
    • Categories
    • Unreplied
    • Popular
    • GitHub
    • Docu
    • Hilfe
    1. Home
    2. Deutsch
    3. Visualisierung
    4. Grafana Kurven addieren

    NEWS

    • Amazon Alexa - ioBroker Skill läuft aus ?

    • Monatsrückblick – September 2025

    • Neues Video "KI im Smart Home" - ioBroker plus n8n

    Grafana Kurven addieren

    This topic has been deleted. Only users with topic management privileges can see it.
    • J
      JoergH @CK76 last edited by

      @ck76 sagte in Grafana Kurven addieren:

      @joergh

      Wahrscienlich sendet der Zweirichtungszähler und der Solarlog die Daten nicht zum gleichen zeitpunkt.
      Stellt ich mir die Frage ob man die Daten in influxDB synchronisieren kann?
      Oder ob sowas vielleicht auch in Grafana geht?

      Wie soll er die synchronisieren? Die wurden doch zu unterschiedlichen Zeitpunkten gemessen. Wenn Du "mean" nimmst, dann nimmt er ja alle Werte in dem Zeitintervall welches Du bei Grafana eingestellt hast und mittelt die, was einer "Annäherung" der Zeitpunkte ja entspricht. Nimmst Du "last", dann nimmt er halt die letzten Werte der db. Genauer als die Eingangswerte kann er aber nicht werden. Wie gesagt ich verstehe noch nicht genau das Problem welches Du hast und was das mit den "0" Werten auf sich hat?

      C 1 Reply Last reply Reply Quote 0
      • C
        CK76 @JoergH last edited by

        @joergh
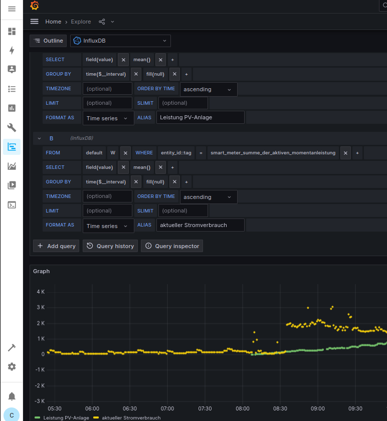
        Wie du an dem Bild erkennen kannst, sind die Werte um ein paar Sekunden verschoben.
        Die blauen Lininen sind die Addition. Da die Werte nicht zur gleichen Zeit vorliegen entspricht die Addition immer dem einen Graphen der gerade dran ist.

        Der Zweirichtungszähler zeigt immer nur an was gerade zum Netz hin passiert. Beziehe ich Strom, oder speise ich ein.

        Ich wolte aber sehen, welcher Strom gerade im Haus verbarucht wird, das könnte ich sehen wenn ich die beiden Werte addiere.

        J 1 Reply Last reply Reply Quote 0
        • J
          JoergH @CK76 last edited by

          @ck76 sagte in Grafana Kurven addieren:

          @joergh
          Wie du an dem Bild erkennen kannst, sind die Werte um ein paar Sekunden verschoben.
          Die blauen Lininen sind die Addition. Da die Werte nicht zur gleichen Zeit vorliegen entspricht die Addition immer dem einen Graphen der gerade dran ist.

          Der Zweirichtungszähler zeigt immer nur an was gerade zum Netz hin passiert. Beziehe ich Strom, oder speise ich ein.

          Ich wolte aber sehen, welcher Strom gerade im Haus verbarucht wird, das könnte ich sehen wenn ich die beiden Werte addiere.

          Das verstehe ich und ist ja auch korrekt. Eine Verzögerung um ein paar Sekunden ist da sicherlich vernachlässigbar. Wenn der Wert nur einem der beiden Werte entspricht, dann ist was faul, weil das bedeutet, dass er einen Wert "0" für den zweiten Wert annimmt. Ich hatte je bereits schon einmal gefragt was er denn für Werte anzeigt wenn du auf Tabelle umschaltest, da kann man dann sehen welche Werte er in der db stehen hat...

          C 1 Reply Last reply Reply Quote 0
          • C
            CK76 @JoergH last edited by CK76

            @joergh
            wo schalte ich das um?
            Könnte es sein, dass ich ggfs. bei "group by" was ändern muss?
            grafana VI.png

            J 1 Reply Last reply Reply Quote 0
            • J
              JoergH @CK76 last edited by

              @ck76
              d1e29726-691d-48ab-bd4b-74e97afe835c-grafik.png

              C 1 Reply Last reply Reply Quote 0
              • C
                CK76 @JoergH last edited by

                @joergh
                Das war die Lösung!!!!
                Habe die group by auf 1m eingestellt. Jetzt liegend die Daten an der gleichen Zeit vor und die Addition funktioniert.
                Danke für die Hilfe.
                grafana VII.png

                J 1 Reply Last reply Reply Quote 0
                • J
                  JoergH @CK76 last edited by JoergH

                  @ck76 Ich würde die auf time($_interval) lassen und dann über die Query options bei Interval 1 m oder wie oft auch immer Deine Daten vorliegen, einstellen. Dann kannst Du die Grafen auch immer leicht umstellen wenn Du andere Zeiträume sehen willst.

                  C 1 Reply Last reply Reply Quote 0
                  • C
                    CK76 @JoergH last edited by

                    @joergh
                    Wo müsste ich da im Detail, was ändern?

                    J 1 Reply Last reply Reply Quote 0
                    • J
                      JoergH @CK76 last edited by JoergH

                      @ck76 4c6eabcc-fc9f-41d8-b844-1191739a97e2-grafik.png
                      02b687a8-b1d8-41a9-895f-5932898d0439-grafik.png

                      Hier kannst das Interval ändern für alle Queries und beim Minimum Intervall kannste Dein Minimum (um beide Messungen stets dabei zu haben) einstellen.

                      C 1 Reply Last reply Reply Quote 0
                      • C
                        CK76 @JoergH last edited by

                        @joergh
                        DAs kann ich nicht ändern.

                        J 1 Reply Last reply Reply Quote 0
                        • J
                          JoergH @CK76 last edited by

                          @ck76 Trag einen Wert in Min interval ein...z.b. 30s oder 1m

                          C 1 Reply Last reply Reply Quote 0
                          • C
                            CK76 @JoergH last edited by

                            @joergh Das geht. Danke.
                            Was ist jetzt genau der Vorteil davon?

                            J 1 Reply Last reply Reply Quote 0
                            • J
                              JoergH @CK76 last edited by

                              @ck76 Wenn Du mehrere Queries hast, kannst Du hier alle gleichzeitig beeinflußen.

                              C 1 Reply Last reply Reply Quote 0
                              • C
                                CK76 @JoergH last edited by

                                @joergh Danke. Problem gelöst!

                                1 Reply Last reply Reply Quote 1
                                • First post
                                  Last post

                                Support us

                                ioBroker
                                Community Adapters
                                Donate

                                941
                                Online

                                32.3k
                                Users

                                80.9k
                                Topics

                                1.3m
                                Posts

                                6
                                69
                                14914
                                Loading More Posts
                                • Oldest to Newest
                                • Newest to Oldest
                                • Most Votes
                                Reply
                                • Reply as topic
                                Log in to reply
                                Community
                                Impressum | Datenschutz-Bestimmungen | Nutzungsbedingungen
                                The ioBroker Community 2014-2023
                                logo