Navigation

    Logo
    • Register
    • Login
    • Search
    • Recent
    • Tags
    • Unread
    • Categories
    • Unreplied
    • Popular
    • GitHub
    • Docu
    • Hilfe
    1. Home
    2. Deutsch
    3. ioBroker Allgemein
    4. Adapter: DasWetter

    NEWS

    • Amazon Alexa - ioBroker Skill läuft aus ?

    • Monatsrückblick – September 2025

    • Neues Video "KI im Smart Home" - ioBroker plus n8n

    Adapter: DasWetter

    This topic has been deleted. Only users with topic management privileges can see it.
    • G
      googie @StefanW last edited by

      ist es noch möglich sich auf daswetter zu registrieren? ich finde keine Möglichkeit und würde es gerne nutzen.

      Armilar 1 Reply Last reply Reply Quote 0
      • Armilar
        Armilar Most Active Forum Testing @googie last edited by Armilar

        @googie

        nein, ohne einen alten Account gibt's kein DasWetter mehr...

        Alternativen:

        • Pirate-Weather (seit heute im stable)
        • Brightsky (Wetter vom Deutschen Wetterdienst - aktuell nur im latest und wartet auf stable - aber ist auch sehr gut)
        • OpenWeatherMap
        • AccuWeather (jetzt kostenpflichtig)

        EDIT: DasWetter hatte aber eh viele Ausreißer:

        491df7ac-92e6-44d1-9153-44c0cb0d39f7-image.png

        770e74d0-d82c-4811-b5a9-10734092cde9-image.png

        5141b5f6-bd9f-4b9c-a53f-39f880ba2adb-image.png

        G oberfragger 2 Replies Last reply Reply Quote 2
        • G
          googie @Armilar last edited by

          @armilar
          schade, leider wollte ich das widget von jarvis nutzen welches auf daswetter.com ausgelegt ist.
          danke für die info.

          1 Reply Last reply Reply Quote 0
          • Armilar
            Armilar Most Active Forum Testing last edited by

            @googie

            frage doch den Jarvis Developer mal, ob es künftig alternative Widgets für die aktuellen Wetter-Adapter geben könnte, da die altbekannten Wetter-Adapter ja maximal unbrauchbar geworden sind...

            1 Reply Last reply Reply Quote 1
            • oberfragger
              oberfragger @Armilar last edited by

              @armilar sagte in Adapter: DasWetter:

              Alternativen:

              • Pirate-Weather (seit heute im stable)
              • Brightsky (Wetter vom Deutschen Wetterdienst - aktuell nur im latest und wartet auf stable - aber ist auch sehr gut)
              • OpenWeatherMap
              • AccuWeather (jetzt kostenpflichtig)

              EDIT: DasWetter hatte aber eh viele Ausreißer:

              Hast du eine konkrete Empfehlung?

              Armilar 1 Reply Last reply Reply Quote 0
              • Armilar
                Armilar Most Active Forum Testing @oberfragger last edited by Armilar

                @oberfragger

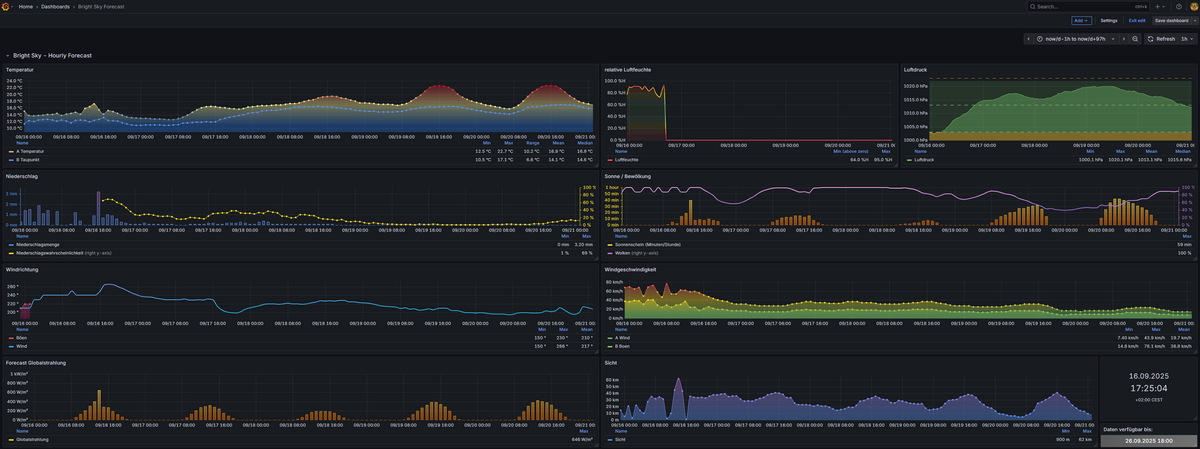
                Ich nutze Für den Wetteralias Bright Sky...

                5a4bf8fc-585f-4e77-b64d-55be98346413-image.png

                Der Forecast ist gut und aktualisiert sich auch entsprechend:
                0a57b154-a1ee-4ee6-a3d6-ee775333f769-image.png

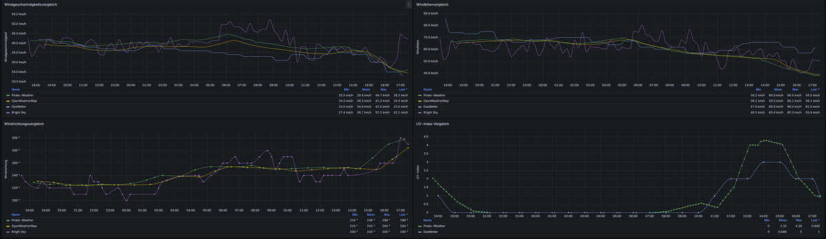
                Und im Wettervergleich hate er auch die Nase vorn:

                d266b69b-ce75-403c-b7c9-c92675648303-image.png

                1f44f341-2852-45f1-906b-f8f455566677-image.png

                Ist sicherlich regional auch unterschiedlich zu betrachten. Die nächste Bright-Sky - Wetter-Station des Deutschen Wetterdienstes (DWD) liegt nur wenige km von uns entfernt. Das Wetter ist nahezu identisch...

                Bei OpenWeatherMap und DasWetter wird mir zuviel gewürfelt... Das sind mir zu viele Ausreißer. Heute geht das aber noch...

                Pirate-Weather ist eigentlich auch weit an der Realität und hat auch noch nette Aktualisierungszyklen...

                S 1 Reply Last reply Reply Quote 1
                • S
                  spike2 @Armilar last edited by

                  @armilar Wow, dein Grafana Dashboard sieht echt ganz gut aus. Arbeitest du mit InfluxDb, wie bekommst du die Werte in der Zukunft hin?

                  Armilar 1 Reply Last reply Reply Quote 0
                  • Armilar
                    Armilar Most Active Forum Testing @spike2 last edited by Armilar

                    @spike2

                    Ich nutze den influxDB2 für Bestandsdaten und den infinity-Connector für Zukunftsdaten (entweder direkt per API oder per Rest-Adapter)...

                    Hatte hier schon ein paar Tipps hinterlassen:

                    https://forum.iobroker.net/topic/82171/grafana-influxdb-2-tageswert-zeitleiste/7?_=1758035976385

                    S 1 Reply Last reply Reply Quote 0
                    • S
                      spike2 @Armilar last edited by spike2

                      @armilar
                      Achso die werden garnicht über einen Datenpunkt abgerufen sondern über die Url der API Schnittstelle von brightsky.

                      Das wird mir leider auch etwas zu viel Arbeit für so ein tolles Dashboard.

                      Danke dir für deine Antwort.

                      Armilar 1 Reply Last reply Reply Quote 0
                      • Armilar
                        Armilar Most Active Forum Testing @spike2 last edited by Armilar

                        @spike2

                        Kannst natürlich auch per Script einmal über die Forecast-DP gehen und alles für ein JSON zusammensammeln... Wäre auch ein cooler Schritt das RAW-JSON ebenso in den Wetter-Adapter-Objekten abzulegen... Etwas in Objektordnern (hourly) im Adapter zu hinterlegen ist für direkte Verarbeitung der Daten hilfreich, jedoch für diese Art von Grafana-Forecasts absolut ungeeignet...

                        1 Reply Last reply Reply Quote 0
                        • First post
                          Last post

                        Support us

                        ioBroker
                        Community Adapters
                        Donate
                        FAQ Cloud / IOT
                        HowTo: Node.js-Update
                        HowTo: Backup/Restore
                        Downloads
                        BLOG

                        1.1k
                        Online

                        32.3k
                        Users

                        81.0k
                        Topics

                        1.3m
                        Posts

                        186
                        1208
                        404235
                        Loading More Posts
                        • Oldest to Newest
                        • Newest to Oldest
                        • Most Votes
                        Reply
                        • Reply as topic
                        Log in to reply
                        Community
                        Impressum | Datenschutz-Bestimmungen | Nutzungsbedingungen
                        The ioBroker Community 2014-2023
                        logo