Navigation

    Logo
    • Register
    • Login
    • Search
    • Recent
    • Tags
    • Unread
    • Categories
    • Unreplied
    • Popular
    • GitHub
    • Docu
    • Hilfe
    1. Home
    2. Deutsch
    3. Visualisierung
    4. Visualisierung PV-Anlage -> Huawei SUN2000-10KTL-M1 HC

    NEWS

    • Amazon Alexa - ioBroker Skill läuft aus ?

    • Monatsrückblick – September 2025

    • Neues Video "KI im Smart Home" - ioBroker plus n8n

    Visualisierung PV-Anlage -> Huawei SUN2000-10KTL-M1 HC

    This topic has been deleted. Only users with topic management privileges can see it.
    • Atifan
      Atifan last edited by

      Hallo liebe IoBroker Gemeinde,

      ich nutze ja schon seit einigen Jahren IoBroker und bin auch sehr zufrieden damit. Seit kurzem hab ich jetzt eine PV-Anlage und würde die gerne schön visualisieren. Daten hab ich schon im IoBroker (Abruf über ModbusTCP).
      Habe jetzt die folgende Visualisierung gesehen, die aber mit HA erstellt wurde.
      Ist das möglich diese auch irgendwie über IoBroker darzustellen, oder muss ich dafür parallel doch noch nen HA-Server aufsetzen?

      df3c2869-8185-440f-a935-9e765036ade7-image.png

      Atifan 1 Reply Last reply Reply Quote 0
      • Atifan
        Atifan @Atifan last edited by

        Bzw. das müsste ja eigentlich mit dem Adapter Lovelace UI umsetzbar sein denke ich.
        Ich frage mich nur wie ich dieses Bild von der Stromverteilung da rein bekomme, weiss das einer?

        MichMein J 2 Replies Last reply Reply Quote 0
        • MichMein
          MichMein @Atifan last edited by

          @atifan
          Da dürfte doch eventuell der Energiefluss-Adapter der richtige sein.
          https://github.com/SKB-CGN/ioBroker.energiefluss

          1 Reply Last reply Reply Quote 0
          • J
            jwedenig Most Active @Atifan last edited by

            @atifan
            Hi!
            Ich bekomme auch bald diesen WR!
            Funktioniert die Abfrage per ModBus bei Dir?
            Denn man liest hier meistens, dass es nicht geht und man dies mit NodeRed realisieren muss.
            Den Energieflussadapter kann ich auch empfehlen.
            Mit deinen Daten geht es sehr einfach dies zu bewerkstelligen.
            Liebe Grüße

            Atifan 1 Reply Last reply Reply Quote 0
            • Atifan
              Atifan @jwedenig last edited by

              @jwedenig Ja geht, nur ist der Adapter wohl überfordert wenn man zu schnell abfragt. Ich hab bei mir nen WLAN-Router eingerichtet der sich in das WLAN des WR einloggt und lese die Daten über den WR aus, nicht über Dongle. Habe aktuell ein Intervall von 3Sek und keine Probleme.

              J 1 Reply Last reply Reply Quote 0
              • J
                jwedenig Most Active @Atifan last edited by

                @atifan
                alles klar, das geht auch? wozu dann der Dongle?
                Wenn ich meinen WR habe, darf ich dann auf dich zukommen bezüglich "How to do"?
                Muss ich dem Installateur irgendwas sagen bezügl ModBus aktivieren?

                Atifan 1 Reply Last reply Reply Quote 0
                • Atifan
                  Atifan @jwedenig last edited by

                  @jwedenig Ja kannst du machen. Der Dongle ist normal dafür da um den WR ins WLAN einzubinden bzw. über LAN. Der sendet die Daten auch an das Fusionsolar Portal. Modbus TCP muss in den Einstellungen aktiviert werden , das muss dein Installateur machen.

                  J 1 Reply Last reply Reply Quote 0
                  • J
                    joeysch @Atifan last edited by

                    @atifan @jwedenig
                    Das könnt ihr auch selber machen. Ihr müsst euch vom Installateur das Passwort geben lassen oder wenn es nicht geändert ist "Changeme". Dann mit der SUN2000 App auf den Wechselrichter einloggen und die Einstellungen vornehmen.
                    Anschliessend NodeRed installieren und die Daten abrufen. (Skript gibts hier im Forum)
                    Wenn ihr die Daten dann einmal habt, könnt ihr sie mit Influx loggen und in Grafana weiterverarbeiten. Dazu dann in VIS einen passenden View angelegt und gut ist's.

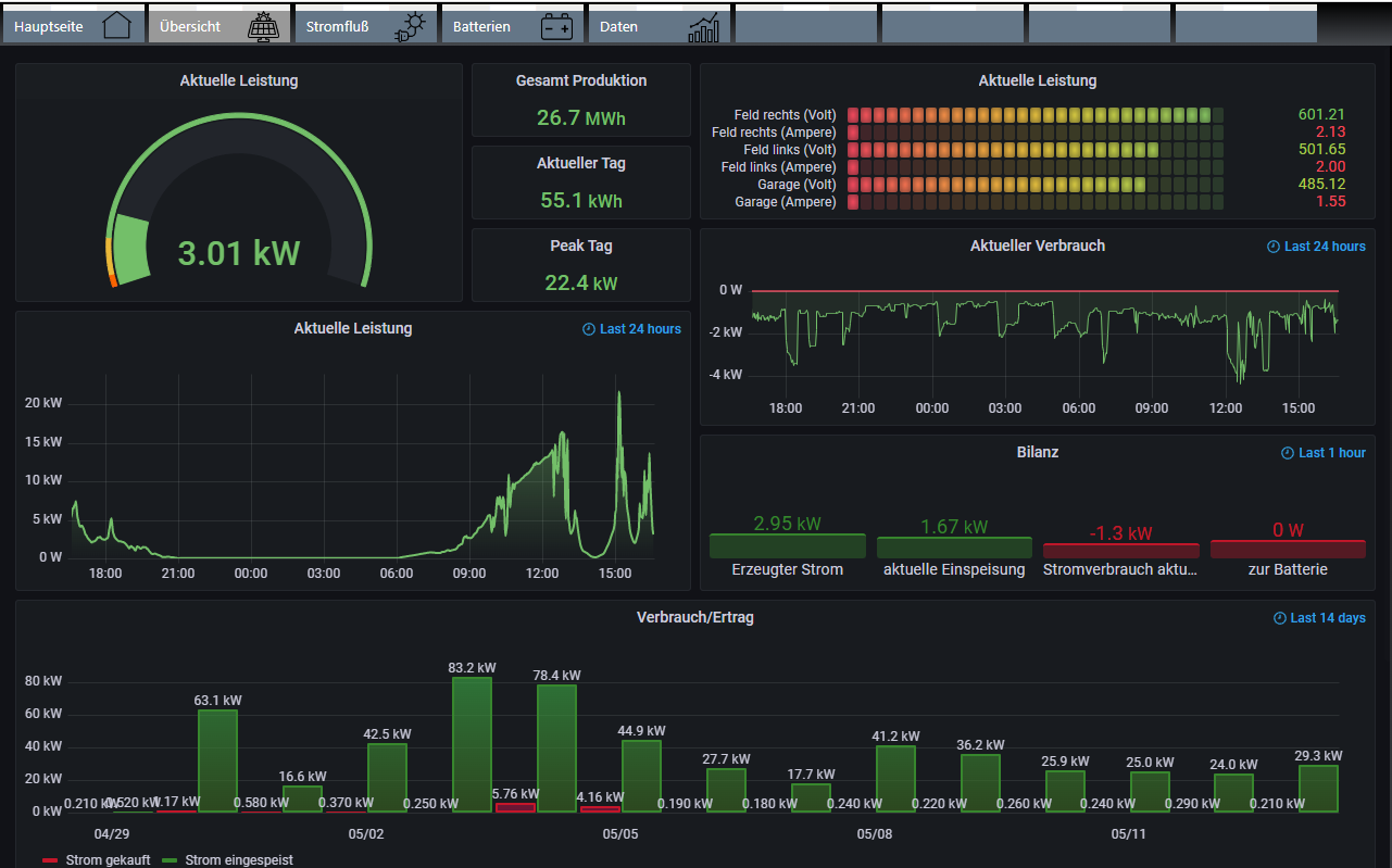
                    Ich habs so gemacht:
                    Einmal eine Übersicht für meine Frau wo sie alles sieht. (Wann ist genug Leistung da zum Waschen oder Spülen)
                    9884cf75-e056-4786-bb5c-77982c0a73ba-image.png

                    Und einmal eine Detailiertere Übersicht:
                    0a4cafaf-2128-4ac8-8a4a-d7a46a15da72-image.png

                    Dann noch die Details zur Batterie:
                    5f652cfc-57e6-4f76-8d59-ea7eff9309a8-image.png

                    Wie ihr das Ganze gestaltet ist letztendlich Geschmackssache.

                    Gruß

                    Atifan J M 5 Replies Last reply Reply Quote 0
                    • Atifan
                      Atifan @joeysch last edited by

                      @joeysch Ja ich weiß, aber es gibt Solateure die das Passwort für die Anlage nicht rausgeben. Wenn er die Daten bekommt kann er es auch selber einrichten, das ist klar.

                      In deinem zweiten Dashboard hast du nen Fehler. Der Verbrauch/Ertrag wird mit kW angegeben, richtig ist kWh 🙂

                      1 Reply Last reply Reply Quote 0
                      • J
                        jwedenig Most Active @joeysch last edited by

                        @joeysch
                        Ja super, danke! Sobald ich die PV habe werde ich mich drum kümmern!
                        Super Vis! War sicher ein Stück Arbeit!
                        Bis ich das so hinbekomme werden wieder ein paar Stunden investiert werden müssen!
                        Liebe Grüße
                        Jürgen

                        1 Reply Last reply Reply Quote 0
                        • J
                          jwedenig Most Active @joeysch last edited by

                          @joeysch sagte in Visualisierung PV-Anlage -> Huawei SUN2000-10KTL-M1 HC:

                          Anschliessend NodeRed installieren und die Daten abrufen. (Skript gibts hier im Forum)

                          dh es werden die Daten doch über NodeRed abgefragt und nicht über ModBus Adapter?
                          Oder vertausche ich da was?

                          Atifan 1 Reply Last reply Reply Quote 0
                          • Atifan
                            Atifan @jwedenig last edited by Atifan

                            @jwedenig Ja über NodeRed oder javascript. Guide gibts auch hier im Forum.

                            1 Reply Last reply Reply Quote 0
                            • ADIOfeatOSIRIS
                              ADIOfeatOSIRIS last edited by

                              Hi, ich baue mir auch bald die PV-Anlage und Wechselrichter auf, deswegen bin ich hier auch gespannt wie man das Ganze am besten einbaut in die VIS.

                              Aber mal eine Frage, könnte man nicht einfach das FusionSolar Dashboard als iFrame in die VIS packen?
                              Oder wollt ihr es einfach entkoppeln und im eigenen Netzwerk die Daten haben? -> Sicherheit / Traffic Internet?
                              Also "hochgeladen / Datenaustausch" mit SolarFusion werden die Daten ja eh oder?

                              Lg

                              1 Reply Last reply Reply Quote 0
                              • J
                                joeysch last edited by

                                @adiofeatosiris

                                Das Problem ist, dass FusionSolar nur die Huaweidaten wiedergibt. Ich habe z.b. einen Lesekopf auf dem Zähler, einen selbstgebauten Batteriespeicher und eine Wärmepumpe. Das alles liefert Daten, und da möcht ich schon gerne selbst bestimmen was ich alles angezeigt bekomme, in welcher Art und auch Berechnungen daraus.

                                1 Reply Last reply Reply Quote 0
                                • ADIOfeatOSIRIS
                                  ADIOfeatOSIRIS last edited by

                                  @joeysch okay, verstanden 😉
                                  Macht in dem Fall ja auch sehr viel Sinn.

                                  J 1 Reply Last reply Reply Quote 0
                                  • J
                                    jwedenig Most Active @ADIOfeatOSIRIS last edited by

                                    Hallo zusammen!
                                    PV wurde installiert, ModBus aktiviert und mit Node Red ausgelesen.
                                    Hat sofort funktioniert, super!
                                    Nun habe ich Daten (siehe Bild), welche mir aber nicht wirklich weiterhelfen um eine vernünftige VIS aufzubauen.
                                    Bildschirmfoto 2023-07-25 um 10.41.13.png
                                    Der aktive Power Meter Wert ist positiv bei Einspeisung ins Netz und negativ, wenn ich aus dem Netz Strom beziehe,richtig?
                                    Wie berechne ich nun den Hausverbrauch? Und hat schon wer eine Vis gebastelt, welche er mir zur Verfügung stellen würde?
                                    Vielen Dank für Eure Hilfe!
                                    Liebe Grüße
                                    Jürgen

                                    Homoran 1 Reply Last reply Reply Quote 0
                                    • Homoran
                                      Homoran Global Moderator Administrators @jwedenig last edited by Homoran

                                      @jwedenig sagte in Visualisierung PV-Anlage -> Huawei SUN2000-10KTL-M1 HC:

                                      Wie berechne ich nun den Hausverbrauch?

                                      Produktion - Einspeisung

                                      oder

                                      Produktion + Bezug

                                      und noch due Batterie Ladung und Entladeleistung berücksichtigen

                                      J M 2 Replies Last reply Reply Quote 0
                                      • J
                                        jwedenig Most Active @Homoran last edited by

                                        @homoran
                                        Bezug und Einspeisung ist aber ein Wert bei mir!

                                        Thomas Braun Atifan 2 Replies Last reply Reply Quote 0
                                        • Thomas Braun
                                          Thomas Braun Most Active @jwedenig last edited by

                                          @jwedenig sagte in Visualisierung PV-Anlage -> Huawei SUN2000-10KTL-M1 HC:

                                          Bezug und Einspeisung ist aber ein Wert bei mir!

                                          Das Vorzeichen muss aber dann ja anders sein.

                                          J 1 Reply Last reply Reply Quote 0
                                          • Atifan
                                            Atifan @jwedenig last edited by Atifan

                                            @jwedenig

                                            Ich berechne es so, ka obs 100% richtig ist, aber zumindest relativ genau sollte es sein...

                                            PV-Erzeugung heute = Daylie_Energy_Yield + Battery_Day_Charge - Battery_Day_Discharge

                                            Die Zählerstände für den bisherigen Strombezug und die Stromeinspeisung lese ich direkt über ein Lesekopf am Zähler ab und rechne immer den aktuellen Wert für den heutigen Bezug und Einspeisung aus.
                                            Bezug heute = aktueller Zählerstand Bezug - Zählerstand Bezug von gestern
                                            Einspeisung heute = aktueller Zählerstand Einspeisung - Zählerstand Einspeisung von gestern

                                            realer Stromverbrauch heute = PV-Erzeugung heute - Einspeisung heute + Bezug aus Netz heute - Battery_Day_Charge + Battery_Day_Discharge

                                            J 1 Reply Last reply Reply Quote 0
                                            • First post
                                              Last post

                                            Support us

                                            ioBroker
                                            Community Adapters
                                            Donate

                                            978
                                            Online

                                            32.3k
                                            Users

                                            80.9k
                                            Topics

                                            1.3m
                                            Posts

                                            9
                                            44
                                            8676
                                            Loading More Posts
                                            • Oldest to Newest
                                            • Newest to Oldest
                                            • Most Votes
                                            Reply
                                            • Reply as topic
                                            Log in to reply
                                            Community
                                            Impressum | Datenschutz-Bestimmungen | Nutzungsbedingungen
                                            The ioBroker Community 2014-2023
                                            logo