Navigation

    Logo
    • Register
    • Login
    • Search
    • Recent
    • Tags
    • Unread
    • Categories
    • Unreplied
    • Popular
    • GitHub
    • Docu
    • Hilfe
    1. Home
    2. Deutsch
    3. Visualisierung
    4. Heizungsanlage in VIS2

    NEWS

    • Amazon Alexa - ioBroker Skill läuft aus ?

    • Monatsrückblick – September 2025

    • Neues Video "KI im Smart Home" - ioBroker plus n8n

    Heizungsanlage in VIS2

    This topic has been deleted. Only users with topic management privileges can see it.
    • T
      TimoWald last edited by

      Hallo, wie erstellt ihr eure Heizungsanlage für die VIS2? Benutzt ihr dazu ein Tool oder stückelt ihr mehrere Bilddateien in der VIS zusammen?

      T 1 Reply Last reply Reply Quote 0
      • T
        TimoWald @TimoWald last edited by

        @timowald Keiner einen Ansatz für mich?

        DasBo1975 1 Reply Last reply Reply Quote 0
        • DasBo1975
          DasBo1975 Developer @TimoWald last edited by

          @timowald
          leider nicht für VIS-2. Ich arbeite mit VIS-1

          MartinP 1 Reply Last reply Reply Quote 0
          • MartinP
            MartinP @DasBo1975 last edited by

            @dasbo1975 Mir scheint VIS 2 nicht gerade gut aus den Startlöchern zu kommen.
            Irgendwie scheinen alle aufeinander zu warten, dass man nicht selbst vorangehen muss...

            DasBo1975 1 Reply Last reply Reply Quote 0
            • DasBo1975
              DasBo1975 Developer @MartinP last edited by

              @martinp Ja, so ein Gefühl habe ich auch. Ich muß für mich aber sagen, dass ich mir VIS 2 zwar in einigen Videos angeschaut habe, aber noch nicht wirklich warm damit geworden bin. Ebenso ist meine VIS-1 so groß geworden, dass ich nicht wüsste ob alles in VIS-2 laufen würde

              MartinP manuxi 2 Replies Last reply Reply Quote 0
              • MartinP
                MartinP @DasBo1975 last edited by

                @dasbo1975 eigentlich wäre für mich die Situation optimal.
                Es gibt nur wenige VIS1 Views, und die sind eher schnell zusammengebastelt, als kunstvoll designt.

                T 1 Reply Last reply Reply Quote 0
                • T
                  TimoWald @MartinP last edited by

                  @martinp VIS 1 wäre auch OK. Habe aktuell beide VIS1 und VIS2 im Einsatz.

                  MartinP 1 Reply Last reply Reply Quote 0
                  • MartinP
                    MartinP @TimoWald last edited by MartinP

                    @timowald Ich habe da eher eine technische Sicht, und mache mir wenig Gedanken um Fancy Visualisierungen. ("Schön mach ich später")

                    Meine Heizungsanlagen sind auch so alt, dass es da wenig abzugreifen oder einzustellen gibt ...

                    Eine Wandtherme aus dem vorigen Jahrhundert, und der Kessel ist auch schon etwa 20 Jahre alt ... Beides Gas ...

                    So sieht die Darstellung der autom, Ablesungen von Gas - und Stromzähler aus...

                    002e576b-fb62-4dbe-a05d-a5bcbff5ce83-grafik.png

                    Wenn der Pulszähler für den Gasverbrauch, mal wieder ein paar Zusatzpulse durch Störungen gefangen hat, kann man mit dem Smartphone vor dem Gaszähler stehend nach Betätigen der "Adjust" Taste den Nullpunktstand des Pulszählers entsprechend in dieser Maske anpassen.

                    e0ddb380-179b-44b7-a385-6890da9d8f90-grafik.png

                    T 1 Reply Last reply Reply Quote 0
                    • T
                      TimoWald @MartinP last edited by

                      @martinp Ja was ich suche wäre so eine Art Hydraulikübersicht wo ich dann Temperaturen und Zustände anzeigen lassen kann.

                      adcrafter27 1 Reply Last reply Reply Quote 0
                      • adcrafter27
                        adcrafter27 @TimoWald last edited by

                        @timowald versuch es mal über den TA-Desiner von der Technischen Alternative dort kann man gute Hydraulikübersichten machen
                        die man anschließend als Bild speichern kann und selbst mit werten in vis2 füttern kann.
                        Einfach ein neues Projekt erstellen und eine C.M.I Seite machen dort kannst dann mit vorgefertigten Objekten dir deine Seite zusammenbauen und speichern
                        https://www.ta.co.at/download/software

                        7fd6a796-4d69-4c28-876b-24c9a0fd85ef-image.png

                        T 1 Reply Last reply Reply Quote 0
                        • T
                          TimoWald @adcrafter27 last edited by

                          @adcrafter27 Ja so ähnlich dachte ich es mir. Ich werde mir mal die Software runterladen und dann mal schauen. Danke.

                          1 Reply Last reply Reply Quote 0
                          • manuxi
                            manuxi @DasBo1975 last edited by

                            @dasbo1975 sagte in Heizungsanlage in VIS2:

                            Ebenso ist meine VIS-1 so groß geworden, dass ich nicht wüsste ob alles in VIS-2 laufen würde

                            Ist zwar OT, aber ich habs vor ein paar Tagen gemacht - das meiste wurde anstandslos aus meiner Vis-1-Visu (ca. 30 Seiten) übernommen. Nur die Gruppierungen mochte Vis-2 nicht (aber damit hatte auch bereits Vis-1 Probleme - leider). Bei einer handvoll Kleinigkeiten suche ich noch nach Lösungen, aber die Vorteile überwiegen ganz klar.

                            Fazit: Der Seitenaufbau ist wesentlich schneller geworden. Ich hatte bei 6 von 8 Navigationspunkten auf Tabs gesetzt, die Ladezeiten sind kein Vergleich. Der Editor ist besser designt und aufgeräumter. Dazu kann ich immer noch auf meine alte Vis zurück.

                            1 Reply Last reply Reply Quote 1
                            • DasBo1975
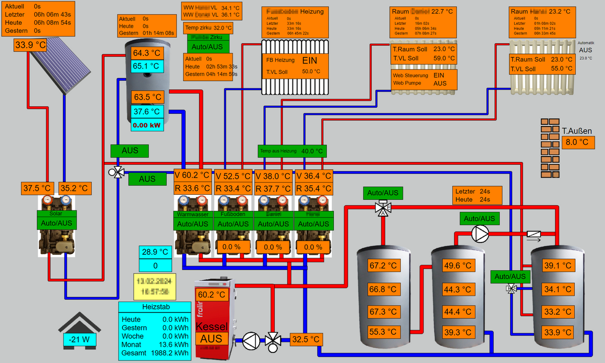
                              DasBo1975 Developer last edited by

                              So sieht die VIS-1 bei mir aus für die Heizungsanlage

                              Heizungsanlage  2024-02-14 070947.jpg

                              T 1 Reply Last reply Reply Quote 0
                              • T
                                TimoWald @DasBo1975 last edited by

                                @dasbo1975 Das ist doch schonmal richtig schick. Wie hast du die Hydraulik gebaut?

                                DasBo1975 1 Reply Last reply Reply Quote 0
                                • DasBo1975
                                  DasBo1975 Developer @TimoWald last edited by

                                  @timowald die Rohrleitungen habe ich mit Hilfe des Plump Widgets gebaut

                                  T 1 Reply Last reply Reply Quote 0
                                  • T
                                    TimoWald @DasBo1975 last edited by

                                    @dasbo1975 Aha, und Speicher Pumpen usw. sind importierte JPG Dateien?

                                    DasBo1975 1 Reply Last reply Reply Quote 0
                                    • DasBo1975
                                      DasBo1975 Developer @TimoWald last edited by

                                      @timowald die sind auch aus dem Plump Widget. Die Therme und der Heizkörper sowie der Kollektor sind Bilder

                                      T 1 Reply Last reply Reply Quote 0
                                      • T
                                        TimoWald @DasBo1975 last edited by

                                        @dasbo1975 OK Speicher ist der Tank. Aber die Pumpen gibt es nicht im Widget oder?

                                        DasBo1975 1 Reply Last reply Reply Quote 0
                                        • DasBo1975
                                          DasBo1975 Developer @TimoWald last edited by

                                          @timowald ich meine, dass die auch aus dem Widget sind

                                          T 1 Reply Last reply Reply Quote 0
                                          • T
                                            TimoWald @DasBo1975 last edited by

                                            @dasbo1975 Die Pumpe finde ich da leider nicht.

                                            DasBo1975 1 Reply Last reply Reply Quote 0
                                            • First post
                                              Last post

                                            Support us

                                            ioBroker
                                            Community Adapters
                                            Donate

                                            560
                                            Online

                                            32.3k
                                            Users

                                            80.9k
                                            Topics

                                            1.3m
                                            Posts

                                            5
                                            25
                                            3481
                                            Loading More Posts
                                            • Oldest to Newest
                                            • Newest to Oldest
                                            • Most Votes
                                            Reply
                                            • Reply as topic
                                            Log in to reply
                                            Community
                                            Impressum | Datenschutz-Bestimmungen | Nutzungsbedingungen
                                            The ioBroker Community 2014-2023
                                            logo