NEWS
Einsteigerfrage zu Nous1 Adapter
-
@erpel Du meinst die Messwerte der Nous Steckdose?
Ich mache das extern mit influxdb und grafana.
Dazu muss man aber schon ein wenig frickeln...

-
@martinp
Danke, aber das ist jetzt nun gar nicht mein Ding
Allein beim Wort "gefrickel" sträubt sich mir schon das Nackenhaar
Ich dachte schon, dass es bei der 500 Adaptern etwas dabei sei, mit dem man (relativ einfach) die Verbrauchsdaten und Zeiten aufbereiten könnte. DACHTE -
Ich nutze den Adapter 'SourceAnalytix' und schreibe mir das dann in ein json für die VIS
-
@erpel Es gibt da einige Adapter, die prinzipiell auch Zeitreihen aufnehmen können (History, Energiefluss usw.), aber da Du schriebst "schön grafisch" habe ich gedacht .... die Freiheitsgrade sind bei den Adaptern natürlich nicht so groß, wie bei influxdb / grafana ...
Gibt da ein paar Videos bei Youtube, wie man das aufsetzt ... Gefrickel ist vielleicht das falsche Wort ... ist eben etwas Aufwand, das zu pflegen ...
Mit der Query-Language bin ich immer noch nicht recht warm geworden.
Das Schreiben in die Influx-Datenbank von iobroker ist schon recht komfortabel gelöst ...
influxdb-Adapter installieren und konfigurieren. -
@martinp
ok, Anschauen kann man sich das Teil ja.
Es muss doch nur eine Datenbank sein, die die ganzen Werte pro Gerät speichert und ein Adapter, der dann daraus Zeitreihen/Stromstärken etc grafisch darstellt.
Pflegen - ist schon wieder solch ein Wort mit den Nackenhaaren. Ich bin mehr für "Shoot and forget"
-
@erpel sagte in Einsteigerfrage zu Nous1 Adapter:
Ich bin mehr für "Shoot and forget"
Das kannst du erstmal 'forgetten'.
Die Installationen müssen beständig und regelmäßig auf aktuellem Stand halten.
Da ist nix mit 'fire and forget'. -
-
@erpel sagte in Einsteigerfrage zu Nous1 Adapter:
Pflegen - ist schon wieder solch ein Wort mit den Nackenhaaren. Ich bin mehr für "Shoot and forget"
Die Entscheidung liegt ganz bei Dir.
Du kannst Dir was "fertiges" suchen, was wenig Konfigurationsaufwand benötigt. Da ist dann aber recht schnell "Ende Gelände". Früher oder später (meist früher) kann sowas die gewachsenen Anforderungen nicht mehr erfüllen.Mit ioBroker hast Du sämtliche Freiheitsgrade. Hunderte von Adaptern, die fast alle Anforderungen abdecken.
Sollte das nicht reichen, kann man mit den integrierten Logikmaschinen (Blockly, JS, Rules etc.) nachhelfen und zusätzliche Funktionalität "ranprogrammieren".Und wie bereits erwähnt, kann man verschiedene Historisierungsadapter anflanschen: SQL (MySQL/MariaDB, PostgreSQL, SQLite, MS-SQL), Influx (InfluxDB), History (JSON).
Die liefern dann u.a. Daten für Grafana oder ähnliche Visualisierungen. Wobei Grafana quasi "Industriestandard" ist.
Alternativen für die Visualisierung wäre z.B. eChart oder Flot. Die kenne ich allerdings nicht.Und wie @Thomas-Braun schon schreibt: Sowas will gepflegt werden!
Wenn Du mit Portainer unterwegs bist, ist das mit den Stacks recht einfach: "Update the stack" klicken und das Image aktualisieren lassen.

Und sowas wie MariaDB und Grafana lässt sich auch ziemlich einfach als Container aufsetzen:
Grafana
MariaDB (inkl. PHPmyadmin)
Da kann man schon recht nette Dinge mit anstellen

-
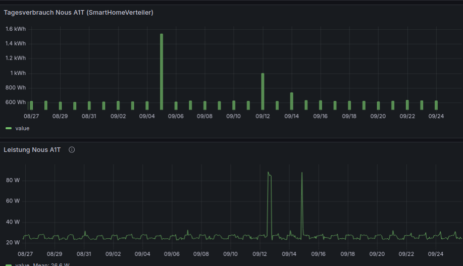
So sieht es bei mir, bei allen Messsteckdosen aus:
(Ein Mix aus Grafana mit influxDB und json aus SourceAnalytix)

-
@skvarel @Codierknecht @Thomas-Braun @MartinP
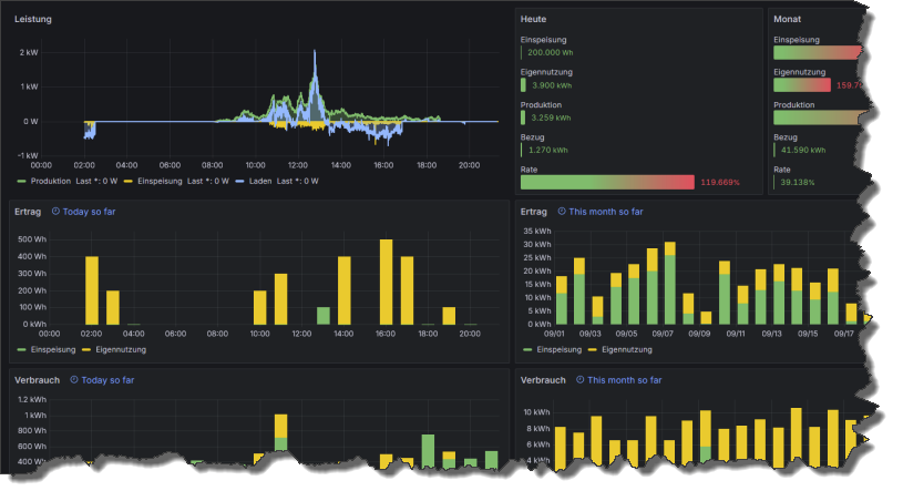
Vielen Dank für Eure Hilfe und Eure Informationen. Ich hab mich tatsächlich ( mit der Hilfe von Youtube selbstverständlich
) durch die Programme durchgearbeitet. ioBroker läuft und gibt die Daten an influxDB weiter von wo sie Grafana übernimmt und mir eine "schöne" Grafik erstellt hat. Jetzt heißt es nur noch "Daten sammeln" und mich mit den Möglichkeiten von Grafana etwas mehr auseinander zu setzen.
Also nochmals herzlichen DANK !!!

