Navigation

    Logo
    • Register
    • Login
    • Search
    • Recent
    • Tags
    • Unread
    • Categories
    • Unreplied
    • Popular
    • GitHub
    • Docu
    • Hilfe
    1. Home
    2. Deutsch
    3. Skripten / Logik
    4. Blockly
    5. PV 0 Einspeisung mehrerer Wechselrichter (gel.)

    NEWS

    • Amazon Alexa - ioBroker Skill läuft aus ?

    • Monatsrückblick – September 2025

    • Neues Video "KI im Smart Home" - ioBroker plus n8n

    PV 0 Einspeisung mehrerer Wechselrichter (gel.)

    This topic has been deleted. Only users with topic management privileges can see it.
    • paul53
      paul53 @Duffy last edited by

      @duffy sagte: statt dem Blockly auch den Adapter verwenden könnte

      Ja, wobei der Adapter wesentlich umfangreicher ist.

      Duffy 1 Reply Last reply Reply Quote 0
      • Duffy
        Duffy @paul53 last edited by

        @paul53

        Dann rätst du mir vermutlich zu dem Blockly, oder?

        Oder könntest du mich unterstützen bei den Einstellungen des Adapters?

        Viele Grüße Duffy

        paul53 1 Reply Last reply Reply Quote 0
        • paul53
          paul53 @Duffy last edited by paul53

          @duffy sagte: Dann rätst du mir vermutlich zu dem Blockly, oder?

          Ja.

          <xml xmlns="https://developers.google.com/blockly/xml">
           <variables>
             <variable id="x3t`O=-$L;yVKV1j:N,A">i</variable>
             <variable id="wT^VM8AXe~rCw+~lSxe~">Xp</variable>
             <variable id="6Jw*)lqJbg%hFi|_QZ|@">Tn</variable>
             <variable id="-RECbYfZgcrNz4-uO/dW">p</variable>
             <variable id="ujVWFIY25zXL.1Z[eTyd">lasti</variable>
             <variable id="B;i$?I{.+8mTkozi~ch1">output</variable>
           </variables>
           <block type="variables_set" id="uYv|!xEj1yQXH!vYnLc=" x="88" y="12">
             <field name="VAR" id="x3t`O=-$L;yVKV1j:N,A">i</field>
             <value name="VALUE">
               <block type="math_number" id="(uxd+MTzJAw@?YZkf(QI">
                 <field name="NUM">0</field>
               </block>
             </value>
             <next>
               <block type="variables_set" id=":B}~_h{/cp;kSw!ga_VP">
                 <field name="VAR" id="wT^VM8AXe~rCw+~lSxe~">Xp</field>
                 <value name="VALUE">
                   <block type="math_number" id="@H^2;jlwH[ZHYbNsHA8V">
                     <field name="NUM">10000</field>
                   </block>
                 </value>
                 <next>
                   <block type="variables_set" id="$5^Gh=-PYlyh6?Re^E3o">
                     <field name="VAR" id="6Jw*)lqJbg%hFi|_QZ|@">Tn</field>
                     <value name="VALUE">
                       <block type="math_number" id="q4Ck2%ji5HVu};%N/3CC">
                         <field name="NUM">20</field>
                       </block>
                     </value>
                     <next>
                       <block type="on" id="@tp-]rQ=xf3fRN_me_?l">
                         <field name="OID">0_userdata.0.Blockly.Bezug-Einspeisung</field>
                         <field name="CONDITION">any</field>
                         <field name="ACK_CONDITION"></field>
                         <statement name="STATEMENT">
                           <block type="comment" id="2_Dr.hmOBVQXClDm1A~6">
                             <field name="COMMENT">Erzeuger wird gesteuert</field>
                             <next>
                               <block type="variables_set" id="FPJ/C0dT[U.f6g]/?%b,">
                                 <field name="VAR" id="-RECbYfZgcrNz4-uO/dW">p</field>
                                 <value name="VALUE">
                                   <block type="math_arithmetic" id="[K%U_5|cqZ/3vMAU!+~6">
                                     <field name="OP">MULTIPLY</field>
                                     <value name="A">
                                       <shadow type="math_number" id="D0A*)p!7hk_)4{Ts@y5/">
                                         <field name="NUM">1</field>
                                       </shadow>
                                       <block type="math_arithmetic" id="3clw_nRx#V#nc0s9-xKN">
                                         <field name="OP">DIVIDE</field>
                                         <value name="A">
                                           <shadow type="math_number" id="mU|buhZ=R^%jfLPwJc36">
                                             <field name="NUM">100</field>
                                           </shadow>
                                         </value>
                                         <value name="B">
                                           <shadow type="math_number" id="/9/,bAC#^SI4{okG3Ek?">
                                             <field name="NUM">1</field>
                                           </shadow>
                                           <block type="variables_get" id="PH%!i{v~/N5Sf.v!nw[O">
                                             <field name="VAR" id="wT^VM8AXe~rCw+~lSxe~">Xp</field>
                                           </block>
                                         </value>
                                       </block>
                                     </value>
                                     <value name="B">
                                       <shadow type="math_number" id="bu,[mJRgVBl,NogLsq]^">
                                         <field name="NUM">1</field>
                                       </shadow>
                                       <block type="on_source" id="1+G.|-=YL/JMa!@?rPZ]">
                                         <field name="ATTR">state.val</field>
                                       </block>
                                     </value>
                                   </block>
                                 </value>
                                 <next>
                                   <block type="variables_set" id="_v*:yT07Y:ffV;e_ogM0">
                                     <field name="VAR" id="ujVWFIY25zXL.1Z[eTyd">lasti</field>
                                     <value name="VALUE">
                                       <block type="variables_get" id="O~Q{`*~v8CtIf#}c9tC9">
                                         <field name="VAR" id="x3t`O=-$L;yVKV1j:N,A">i</field>
                                       </block>
                                     </value>
                                     <next>
                                       <block type="math_change" id="+y4TNqzS)c{O6kH5}.`+">
                                         <field name="VAR" id="x3t`O=-$L;yVKV1j:N,A">i</field>
                                         <value name="DELTA">
                                           <shadow type="math_number" id="c:c,?q:dfRK3rg_fNv%7">
                                             <field name="NUM">1</field>
                                           </shadow>
                                           <block type="math_arithmetic" id="XPb]`?}_;E5)b_ggQK%M">
                                             <field name="OP">MULTIPLY</field>
                                             <value name="A">
                                               <shadow type="math_number" id="il3MNy`FPS/G$n[)Dq;f">
                                                 <field name="NUM">1</field>
                                               </shadow>
                                               <block type="variables_get" id="}Zb(v^Znz*;~)-yj=5#w">
                                                 <field name="VAR" id="-RECbYfZgcrNz4-uO/dW">p</field>
                                               </block>
                                             </value>
                                             <value name="B">
                                               <shadow type="math_number" id="U3fEy2vv52RxczX9VnxA">
                                                 <field name="NUM">1</field>
                                               </shadow>
                                               <block type="math_arithmetic" id="TxodM5?fYYW,Fyd:``{P">
                                                 <field name="OP">DIVIDE</field>
                                                 <value name="A">
                                                   <shadow type="math_number" id="t=]b@`z8/1{@Y}cum2jh">
                                                     <field name="NUM">1</field>
                                                   </shadow>
                                                   <block type="math_arithmetic" id="=A-.oE:;4$:`#kf.j.hb">
                                                     <field name="OP">MINUS</field>
                                                     <value name="A">
                                                       <shadow type="math_number" id="4z|ELA6xB`Jq*^DJI32K">
                                                         <field name="NUM">1</field>
                                                       </shadow>
                                                       <block type="on_source" id="Pd*vr2vE1fS7LA$4zNra">
                                                         <field name="ATTR">state.ts</field>
                                                       </block>
                                                     </value>
                                                     <value name="B">
                                                       <shadow type="math_number" id=".~4Fo%2h.+8L?yyFDwJ_">
                                                         <field name="NUM">1</field>
                                                       </shadow>
                                                       <block type="on_source" id="W4eI1G8/?i7K6:lnjZbj">
                                                         <field name="ATTR">oldState.ts</field>
                                                       </block>
                                                     </value>
                                                   </block>
                                                 </value>
                                                 <value name="B">
                                                   <shadow type="math_number" id="HLF:~JTfHqw-OV/#UaK=">
                                                     <field name="NUM">1</field>
                                                   </shadow>
                                                   <block type="math_arithmetic" id="llOg;Akv*[X!~dID].tW">
                                                     <field name="OP">MULTIPLY</field>
                                                     <value name="A">
                                                       <shadow type="math_number" id="[?lbY3%SiatF/JLayU?2">
                                                         <field name="NUM">1000</field>
                                                       </shadow>
                                                     </value>
                                                     <value name="B">
                                                       <shadow type="math_number" id="G)8]=..qB~PiWQ|TF;bE">
                                                         <field name="NUM">1</field>
                                                       </shadow>
                                                       <block type="variables_get" id="LNWcs;Pbu.#vXe@tZ;x2">
                                                         <field name="VAR" id="6Jw*)lqJbg%hFi|_QZ|@">Tn</field>
                                                       </block>
                                                     </value>
                                                   </block>
                                                 </value>
                                               </block>
                                             </value>
                                           </block>
                                         </value>
                                         <next>
                                           <block type="variables_set" id="cr(%9k#VhRN:;lkaz24y">
                                             <field name="VAR" id="B;i$?I{.+8mTkozi~ch1">output</field>
                                             <value name="VALUE">
                                               <block type="math_arithmetic" id="yS]=l8Zcl!]t~Kt0;8ir">
                                                 <field name="OP">ADD</field>
                                                 <value name="A">
                                                   <shadow type="math_number" id="L_wGuQ;MJ[JtbM6(.OTk">
                                                     <field name="NUM">50</field>
                                                   </shadow>
                                                 </value>
                                                 <value name="B">
                                                   <shadow type="math_number" id="y}*2`t![k%Oz,%*PHxA5">
                                                     <field name="NUM">1</field>
                                                   </shadow>
                                                   <block type="math_arithmetic" id="H/(Q;o)Naf$AU=+WIV[f">
                                                     <field name="OP">ADD</field>
                                                     <value name="A">
                                                       <shadow type="math_number" id="=H^5TXDB0]c4bg,.MUVR">
                                                         <field name="NUM">1</field>
                                                       </shadow>
                                                       <block type="variables_get" id="%-AQ,tpkT,7m4PE-;3uc">
                                                         <field name="VAR" id="-RECbYfZgcrNz4-uO/dW">p</field>
                                                       </block>
                                                     </value>
                                                     <value name="B">
                                                       <shadow type="math_number" id="ph]^nX@#9w4mrLh[kg7H">
                                                         <field name="NUM">1</field>
                                                       </shadow>
                                                       <block type="variables_get" id="JC^iRn5o8~Wkz+jc+Y4H">
                                                         <field name="VAR" id="x3t`O=-$L;yVKV1j:N,A">i</field>
                                                       </block>
                                                     </value>
                                                   </block>
                                                 </value>
                                               </block>
                                             </value>
                                             <next>
                                               <block type="controls_if" id="E]o7l4zm3xDw~qwp?|5/">
                                                 <value name="IF0">
                                                   <block type="logic_compare" id="|(s/Uc@OU8KCeHA1@Q{D">
                                                     <field name="OP">GT</field>
                                                     <value name="A">
                                                       <block type="variables_get" id="MWx:Mv.+E{#^8hNi|b24">
                                                         <field name="VAR" id="B;i$?I{.+8mTkozi~ch1">output</field>
                                                       </block>
                                                     </value>
                                                     <value name="B">
                                                       <block type="math_number" id="5yC44V^lX{%v?_8F0_/u">
                                                         <field name="NUM">100</field>
                                                       </block>
                                                     </value>
                                                   </block>
                                                 </value>
                                                 <statement name="DO0">
                                                   <block type="variables_set" id="}xKdQG@|tcCAm*nL0^`r">
                                                     <field name="VAR" id="B;i$?I{.+8mTkozi~ch1">output</field>
                                                     <value name="VALUE">
                                                       <block type="math_number" id="}U|=)L~}YPWzAX1rEcqx">
                                                         <field name="NUM">100</field>
                                                       </block>
                                                     </value>
                                                     <next>
                                                       <block type="variables_set" id="d$vujw^FZI,%0ddMEj;%">
                                                         <field name="VAR" id="x3t`O=-$L;yVKV1j:N,A">i</field>
                                                         <value name="VALUE">
                                                           <block type="variables_get" id="V.]!ip:MB7_U/NQW5$.X">
                                                             <field name="VAR" id="ujVWFIY25zXL.1Z[eTyd">lasti</field>
                                                           </block>
                                                         </value>
                                                       </block>
                                                     </next>
                                                   </block>
                                                 </statement>
                                                 <next>
                                                   <block type="controls_if" id="[?3Yb%_AIw~@UHL-q2v?">
                                                     <value name="IF0">
                                                       <block type="logic_compare" id="RGt4ZQ{F~EF(7[l[^4wo">
                                                         <field name="OP">LT</field>
                                                         <value name="A">
                                                           <block type="variables_get" id="qRzTS(K!c#[bqqP7#dv1">
                                                             <field name="VAR" id="B;i$?I{.+8mTkozi~ch1">output</field>
                                                           </block>
                                                         </value>
                                                         <value name="B">
                                                           <block type="math_number" id=",z_$Qnc*+*vp^V$yoHOP">
                                                             <field name="NUM">0</field>
                                                           </block>
                                                         </value>
                                                       </block>
                                                     </value>
                                                     <statement name="DO0">
                                                       <block type="variables_set" id="K8p`,0NMoO5eGGbz.RR*">
                                                         <field name="VAR" id="B;i$?I{.+8mTkozi~ch1">output</field>
                                                         <value name="VALUE">
                                                           <block type="math_number" id="U5]RaqF824Ey]HpY9q81">
                                                             <field name="NUM">0</field>
                                                           </block>
                                                         </value>
                                                         <next>
                                                           <block type="variables_set" id="T6lGv6GQNO/?D:ZtT~^l">
                                                             <field name="VAR" id="x3t`O=-$L;yVKV1j:N,A">i</field>
                                                             <value name="VALUE">
                                                               <block type="variables_get" id="}$tQ^,WgY{tP_@x.unZV">
                                                                 <field name="VAR" id="ujVWFIY25zXL.1Z[eTyd">lasti</field>
                                                               </block>
                                                             </value>
                                                           </block>
                                                         </next>
                                                       </block>
                                                     </statement>
                                                     <next>
                                                       <block type="update" id="G9pDAD0kKM{G)Zez1o/9">
                                                         <mutation xmlns="http://www.w3.org/1999/xhtml" delay_input="false"></mutation>
                                                         <field name="OID">0_userdata.0.PV.Regler.Stellsignal</field>
                                                         <field name="WITH_DELAY">FALSE</field>
                                                         <value name="VALUE">
                                                           <block type="math_round" id="xNC3|V1*~oiL$T_wPN(9">
                                                             <field name="OP">ROUND</field>
                                                             <value name="NUM">
                                                               <shadow type="math_number" id="I@U56dPPHEEn;YeK]x-L">
                                                                 <field name="NUM">3.1</field>
                                                               </shadow>
                                                               <block type="variables_get" id="Wkx2R]q+#NF(d;aWgI+)">
                                                                 <field name="VAR" id="B;i$?I{.+8mTkozi~ch1">output</field>
                                                               </block>
                                                             </value>
                                                           </block>
                                                         </value>
                                                       </block>
                                                     </next>
                                                   </block>
                                                 </next>
                                               </block>
                                             </next>
                                           </block>
                                         </next>
                                       </block>
                                     </next>
                                   </block>
                                 </next>
                               </block>
                             </next>
                           </block>
                         </statement>
                       </block>
                     </next>
                   </block>
                 </next>
               </block>
             </next>
           </block>
          </xml>
          


          Die Datenpunkte musst du durch deine ersetzten.

          Duffy 1 Reply Last reply Reply Quote 1
          • Duffy
            Duffy @paul53 last edited by

            @paul53

            Guten Morgen,

            vielen Dank für das Blockly.
            Es ist gestartet und scheint auch zu funktionieren.
            Aufgrund der fehlenden Sonne ist aber aktuell noch nichts von der Regelung zu sehen ausser der sich ändernden Werte.
            Heute soll noch die Sonne raus kommen dann kann ich das mal beobachten.
            Ich melde mich wieder.

            VG Duffy

            Duffy 1 Reply Last reply Reply Quote 0
            • Duffy
              Duffy @Duffy last edited by

              @paul53

              Kann ich das Blockly auch so einstellen?

              da389407-5206-4e5b-8c82-157b03b2fd68-grafik.png

              Wenn ich den Wert 0-300 bzw 0-600 eintragen stürzen die Wechselrichter ab.
              Das war auch schon bei dem alten Blockly so das ich auf max auf 3% runterregeln konnte um abstürze zu vermeiden.

              Gruß Duffy

              Duffy paul53 2 Replies Last reply Reply Quote 0
              • Duffy
                Duffy @Duffy last edited by

                @paul53

                So, langsam kommt bewegung in die Sache aber irgendwie ist das etwas komisch.

                Screenshot 2025-10-01 114208.png

                Screenshot 2025-10-01 114225.png

                Wenn ich Stom aus dem Netz beziehe sollte doch in diesem Beispiel der HM300-2 mehr Leistung liefern, oder?

                Hängt das evtl mit dem 9-300 Watt zusammen?

                VG Duffy

                1 Reply Last reply Reply Quote 0
                • paul53
                  paul53 @Duffy last edited by paul53

                  @duffy sagte: Kann ich das Blockly auch so einstellen?

                  Ja.

                  @duffy sagte in PV 0 Einspeisung mehrerer Wechselrichter:

                  Wenn ich Stom aus dem Netz beziehe sollte doch in diesem Beispiel der HM300-2 mehr Leistung liefern, oder?

                  Ein PI-Regler benötigt etwas Zeit, um auf Null(einspeisung) zu regeln. Erzeuge mal einen Chart für die Netzleistung und das Stellsignal.
                  Wenn die Regelung zu träge aber stabil ist, verringere den Wert von Xp etwas und beobachte weiter.
                  Wie oft wird die Netzleistung aktualisiert? Nur alle 30 s wie im Log? Dann erhöhe Tn auf 60 s, da die Regelung sonst instabil werden könnte.

                  EDIT: Kannst du die Zykluszeit (Abfrageintervall) für die Netzleistung verringern? Das wäre im Sinne einer nicht zu trägen Regelung sinnvoll.

                  Duffy 1 Reply Last reply Reply Quote 1
                  • Duffy
                    Duffy @paul53 last edited by

                    @paul53

                    Hallo Paul53, das Chart ist gesartet.

                    Der Stromzähler wird alle 10 sek abgefragt bzw. gibt den Stand an den IOB.

                    EDIT: Kannst du die Zykluszeit (Abfrageintervall) für die Netzleistung verringern? Das wäre im Sinne einer nicht zu trägen Regelung sinnvoll.

                    Das wäre dann der Tn Wert? Soll ich den mal von 20 auf 10 setzen und dafür den PID Regler erst mal so belassen?

                    paul53 2 Replies Last reply Reply Quote 0
                    • paul53
                      paul53 @Duffy last edited by paul53

                      @duffy sagte in: Der Stromzähler wird alle 10 sek abgefragt

                      Dann passt Tn mit 20 s. Tn ist die Nachstellzeit (für den I-Anteil des PI-Reglers).

                      Duffy 1 Reply Last reply Reply Quote 0
                      • Duffy
                        Duffy @paul53 last edited by

                        @paul53

                        Ich glaube es hat sich für heute, es gibt nichts mehr zu regeln da die Sonne fast weg ist.
                        Ich schicke morgen mal ein Chart.

                        Allerdings denke werde ich 2 Screenshots machen müssen da, wenn ich beide Kurven in ein Chart packe die Signallinie nicht mehr aussagekräftig ist; ist das fast eine waagerechte Linie.

                        VG Duffy

                        paul53 1 Reply Last reply Reply Quote 0
                        • paul53
                          paul53 @Duffy last edited by paul53

                          @duffy sagte: wenn ich beide Kurven in ein Chart packe die Signallinie nicht mehr aussagekräftig ist; ist das fast eine waagerechte Linie.

                          Du kannst doch die Linien mit unterschiedlicher Auflösung anzeigen, indem du unterschiedliche Werte für Min und Max angibst (Stellsignal: 0 - 100). In welchem Bereich bewegt sich die Netzleistung?

                          Duffy 1 Reply Last reply Reply Quote 0
                          • Duffy
                            Duffy @paul53 last edited by

                            @paul53 sagte in PV 0 Einspeisung mehrerer Wechselrichter:

                            @duffy sagte: wenn ich beide Kurven in ein Chart packe die Signallinie nicht mehr aussagekräftig ist; ist das fast eine waagerechte Linie.

                            Du kannst doch die Linien mit unterschiedlicher Auflösung anzeigen, indem du unterschiedliche Werte für Min und Max angibst (Stellsignal: 0 - 100). In welchem Bereich bewegt sich die Netzleistung?

                            Das weis ich leider nicht wie das bei influx oder grafana geht. 😞

                            Die Netzleistung ist zwischen ca. -1000 und + 2500 Watt wenn die Gattin kocht kann es auch mehr werden.

                            Ich versuche das Chart mal über e charts zu erstellen vielleicht bekomme ich es da hin.

                            Viele Grüße Duffy

                            Duffy 1 Reply Last reply Reply Quote 0
                            • Duffy
                              Duffy @Duffy last edited by

                              @paul53

                              Hilft das so weiter?

                              IMG_2622.jpeg

                              Wenn ja würde ich morgen mal eine Kurve schicken.

                              Es kommt mir aktuell noch sehr langsam vor aber ich habe auch gelesen das man da div. Stellschrauben hat.

                              Viele Grüße Duffy

                              paul53 1 Reply Last reply Reply Quote 0
                              • paul53
                                paul53 @Duffy last edited by paul53

                                @duffy sagte: Es kommt mir aktuell noch sehr langsam vor

                                Ja, aber die Regelung ist stabil. Du kannst also mal Xp verkleinern (z.B. auf 6000) und so die Regelung schneller machen. Wenn sie dann noch stabil ist: Xp weiter verringern, andernfalls Xp wieder etwas erhöhen.

                                1 Reply Last reply Reply Quote 0
                                • paul53
                                  paul53 @Duffy last edited by paul53

                                  @duffy sagte: Der Stromzähler wird alle 10 sek abgefragt

                                  Sicher? Im Chart sehe ich im Stellsignal max. 15 Änderungen in 5 Minuten (300 s). Das macht ein Intervall von 20 s. Es kann aber auch am Runden liegen, denn die Netzleistung zeigt mehr Werte.

                                  Duffy 1 Reply Last reply Reply Quote 0
                                  • Duffy
                                    Duffy @paul53 last edited by

                                    @paul53 sagte in PV 0 Einspeisung mehrerer Wechselrichter:

                                    @duffy sagte: Der Stromzähler wird alle 10 sek abgefragt

                                    Sicher? Im Chart sehe ich im Stellsignal max. 15 Änderungen in 5 Minuten (300 s). Das macht ein Intervall von 20 s. Es kann aber auch am Runden liegen, denn die Netzleistung zeigt mehr Werte.

                                    Ich würde Leihenhaft die Frage als ja beantworten. Aber ich will auch wirklich nicht den Klugscheisser raushängen.

                                    IMG_2623.jpeg

                                    Ich denke mal das sollte 10 sek meinen.

                                    Viele Grüße Duffy

                                    paul53 1 Reply Last reply Reply Quote 0
                                    • paul53
                                      paul53 @Duffy last edited by

                                      @duffy sagte: das sollte 10 sek meinen.

                                      Ja, das sind wohl 10 s.

                                      Duffy 1 Reply Last reply Reply Quote 0
                                      • Duffy
                                        Duffy @paul53 last edited by

                                        @paul53

                                        Hallo Paul,

                                        hier mal die erstellen Charts in denen Bewegung ist:

                                        1fc341ce-2672-4bfe-a81f-53ed1286b0a0-grafik.png

                                        ba34afde-c4cb-4ac4-aa8b-14bc7792b59c-grafik.png

                                        72859a84-59ad-4413-96ed-c84f2eb3144c-grafik.png

                                        38ccf0bd-0b91-4042-a6e7-3ed4efa1b4e1-grafik.png

                                        Ich habe den Eindruck das die Änderung von Xp von 10000 auf 6000 schon eine merkliche beschleunigung der Regelung gebracht hat. Siehst du noch weiteres Verbesserungspotenzial?

                                        Vielen Dank an der Stelle für deine Unterstützung !!

                                        VG Duffy

                                        paul53 1 Reply Last reply Reply Quote 0
                                        • paul53
                                          paul53 @Duffy last edited by

                                          @duffy sagte: Siehst du noch weiteres Verbesserungspotenzial?

                                          Gibt es einen Verbraucher, der ca. alle 10 bis 15 Minuten für kurze Zeit einschaltet? Falls nicht, sieht es schon nach etwas Instabilität (Schwingen) aus. In dem Fall würde ich Xp auf 7000 erhöhen.

                                          Duffy 1 Reply Last reply Reply Quote 0
                                          • Duffy
                                            Duffy @paul53 last edited by

                                            @paul53

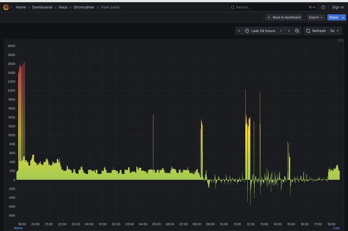
                                            Ich vermute das gibt es nicht. Wenn ich nicht Zuhause bin (das war ich heute nicht) gibt es ausser der PV nur die Gefriere den Kühlschrank und einen Luftentfeuchter der aber nur 130 Watt zieht.
                                            Wenn ich nachts den verbrauch anschaue sind nur wenige Spitzen drin, ich denke die Kühlgeräte da der Luftentfeuchter dann auch aus ist.

                                            IMG_2625.jpeg
                                            Soll ich den Luftentfeuchter mal morgen aus lassen?

                                            Heute ist aber die Waschmaschine ca 12-14:30 gelaufen die zieht mächtig Strom beim heizen.

                                            Ich war ab 9:30-15 nicht zuhause die Waschmaschine habe ich per Smart home an gemacht.

                                            Soll ich trotzdem auf 7000 gehen?

                                            Gruss Duffy

                                            paul53 1 Reply Last reply Reply Quote 0
                                            • First post
                                              Last post

                                            Support us

                                            ioBroker
                                            Community Adapters
                                            Donate

                                            500
                                            Online

                                            32.2k
                                            Users

                                            80.9k
                                            Topics

                                            1.3m
                                            Posts

                                            4
                                            63
                                            1094
                                            Loading More Posts
                                            • Oldest to Newest
                                            • Newest to Oldest
                                            • Most Votes
                                            Reply
                                            • Reply as topic
                                            Log in to reply
                                            Community
                                            Impressum | Datenschutz-Bestimmungen | Nutzungsbedingungen
                                            The ioBroker Community 2014-2023
                                            logo