Navigation

    Logo
    • Register
    • Login
    • Search
    • Recent
    • Tags
    • Unread
    • Categories
    • Unreplied
    • Popular
    • GitHub
    • Docu
    • Hilfe
    1. Home
    2. Deutsch
    3. Skripten / Logik
    4. Blockly
    5. PV 0 Einspeisung mehrerer Wechselrichter (gel.)

    NEWS

    • Amazon Alexa - ioBroker Skill läuft aus ?

    • Monatsrückblick – September 2025

    • Neues Video "KI im Smart Home" - ioBroker plus n8n

    PV 0 Einspeisung mehrerer Wechselrichter (gel.)

    This topic has been deleted. Only users with topic management privileges can see it.
    • Duffy
      Duffy @paul53 last edited by

      @paul53

      Hallo Paul53,

      @paul53 sagte in PV 0 Einspeisung mehrerer Wechselrichter:

      Sind das Lastschwankungen? Zwischen 14:30 Uhr und 14:45 Uhr wird nicht geregelt, also kann die Schwankungen in der Zeit nicht der Regelkreis verursachen.

      In dem Zeitraum hat die Waschmaschine geheizt.
      Du meinst die Bereiche des Charts mit nicht geregelt in den die Linie des Stellsignals auf 100% ist?

      Mit den neuen Einstellungen sieht das jetzt so aus:

      3b586c78-7da5-4dc1-95b9-310482286798-grafik.png

      Hierzu ist zu sagen das gegen 10:30 wieder die Waschmaschine gelaufen ist und eine weitere PV Anlage (Theoretisch 800 Watt) mit dran war die aber nicht geregelt wird.

      Ich denke schon auch das dass ganze schwer ist zu regeln, ändert sich doch je nach Sonne oder Wolken die Leistung der PV zusätzlich schalten im Haus irgendwelche Geräte an oder aus.

      Wie beurteilst du jetzt die Kurve(n)?

      VG Duffy

      paul53 1 Reply Last reply Reply Quote 0
      • paul53
        paul53 @Duffy last edited by paul53

        @duffy sagte: Wie beurteilst du jetzt die Kurve(n)?

        Die sehen gut aus.
        Wenn du noch die gesamte PV-Leistung mit einblendest, dann sieht man, was die Ursache der Schwankungen ist: Der Rest sind Verbraucher.

        Duffy 2 Replies Last reply Reply Quote 0
        • Duffy
          Duffy @paul53 last edited by

          @paul53

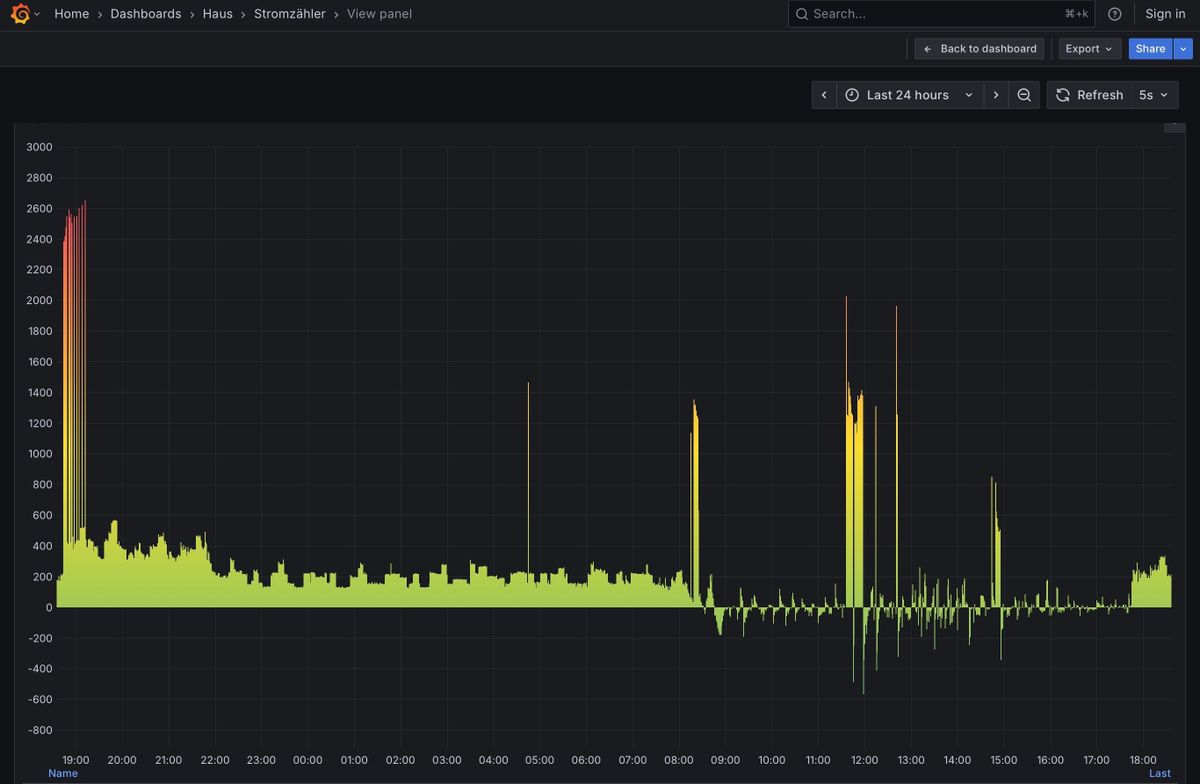
          Soll ich es jetzt so lassen oder gibt es weiteres Verbesserungspotential ?

          Der Stromzähler schaut jetzt so aus, anderes Chart.

          IMG_2625.jpeg

          paul53 1 Reply Last reply Reply Quote 0
          • paul53
            paul53 @Duffy last edited by

            @duffy sagte: Soll ich es jetzt so lassen oder gibt es weiteres Verbesserungspotential ?

            Ich würde es so lassen.

            Duffy 1 Reply Last reply Reply Quote 0
            • Duffy
              Duffy @paul53 last edited by

              @paul53

              Dann hier noch mal vielen Dank für deine Mühe und Hilfe.

              Viele Grüße Duffy

              1 Reply Last reply Reply Quote 0
              • Duffy
                Duffy @paul53 last edited by

                @paul53 sagte in PV 0 Einspeisung mehrerer Wechselrichter (gel.):

                @duffy sagte: Wie beurteilst du jetzt die Kurve(n)?

                Die sehen gut aus.
                Wenn du noch die gesamte PV-Leistung mit einblendest, dann sieht man, was die Ursache der Schwankungen ist: Der Rest sind Verbraucher.

                Entschuldige, die Nachricht ist mir durchgegangen weshalb ich doch noch mal dazu schreibe.
                Chart durch Gesamtstromproduktion ergänzt.

                IMG_2627.jpeg

                paul53 1 Reply Last reply Reply Quote 0
                • paul53
                  paul53 @Duffy last edited by

                  @duffy sagte: Gesamtstromproduktion ergänzt.

                  Die PV-Leistung schwankt heute erheblich.

                  Duffy paul53 2 Replies Last reply Reply Quote 0
                  • Duffy
                    Duffy @paul53 last edited by

                    @paul53

                    Soll ich noch mal schreiben wenn es nicht so schwankt?

                    paul53 Duffy 2 Replies Last reply Reply Quote 0
                    • paul53
                      paul53 @Duffy last edited by

                      @duffy sagte: Soll ich noch mal schreiben wenn es nicht so schwankt?

                      Das Verhalten an einem sonnigen Tag wäre durchaus interessant.

                      1 Reply Last reply Reply Quote 0
                      • Duffy
                        Duffy @Duffy last edited by

                        @duffy

                        Dann werde ich mich wieder melden wenn es mal ein mir günstig erscheinender Tag ist.

                        Bis dann.

                        Duffy

                        1 Reply Last reply Reply Quote 0
                        • paul53
                          paul53 @paul53 last edited by

                          @paul53 sagte: Gesamtstromproduktion ergänzt.

                          Hast du den Hausverbrauch berechnet? Denn der wäre aussagekräftiger, da die PV-Leistung durch den PI-Regler variabel begrenzt wird.
                          Da dein Hauptchart von -10 bis 110 eingestellt ist, nimm besser folgende Einstellungen für die Leistungen vor, damit man den Chart anhand der Linien besser lesen kann:

                          • Hausverbrauch: -200 bis 2200
                          • Netzleistung: -700 bis 1700

                          Dann fällt der Zielwert der Netzleistung von -100 W mit der 20 % Linie zusammen.

                          Duffy 1 Reply Last reply Reply Quote 0
                          • Duffy
                            Duffy @paul53 last edited by Duffy

                            @paul53

                            Guten Morgen,

                            den Hausverbrauch ermittele ich über das Blockly:

                            806123cf-6ccc-439c-bda6-6cc7fb995985-grafik.png

                            Das Chart habe ich mal versucht anzupassen.
                            b34d077a-2d54-46b1-906d-6cb8e625e8fe-grafik.png

                            Meintest du das schon so?
                            Wenn ja bleibt nur noch auf schönes Wetter zu warten.

                            Gruß Duffy

                            paul53 1 Reply Last reply Reply Quote 0
                            • paul53
                              paul53 @Duffy last edited by paul53

                              @duffy sagte: Chart habe ich mal versucht anzupassen.

                              Lass den Hauptchart so, wie vorher: von -10 bis 110 links. Die beiden anderen rechts nur mit den geänderten Werten für Min und Max. Die Leistungscharts unterscheiden sich nur durch einen Offset von 500 W.
                              Da sich der Verbrauchschart nur um den Faktor 20 vom Stellsignalchart unterscheidet, müssen die Werte rechts nicht angezeigt werden.

                              Duffy 1 Reply Last reply Reply Quote 0
                              • Duffy
                                Duffy @paul53 last edited by

                                @paul53
                                @paul53 sagte in PV 0 Einspeisung mehrerer Wechselrichter (gel.):

                                Da sich der Verbrauchschart nur um den Faktor 20 vom Stellsignalchart unterscheidet, müssen die Werte rechts nicht angezeigt werden.

                                Du schreibst das man die Werte in der Spalte rechts nicht braucht, wäre in so fern nicht schlecht da sich die Zahlen ohnehin überdecken.

                                Das offset von 500 habe ich bei der Netzleistung, zuvor Stromzähler, rein gemacht.

                                49fed9d4-d1d6-47f5-9661-cd5dc3d04793-grafik.png

                                Ich weis nicht ob man diesen Screenshot lesen kann:
                                71670f7b-9811-4841-be16-f7ec5048f34d-grafik.png

                                War das Chart so gemeint wie es jetzt ausschaut??

                                paul53 1 Reply Last reply Reply Quote 0
                                • paul53
                                  paul53 @Duffy last edited by paul53

                                  @duffy sagte: Das offset von 500 habe ich bei der Netzleistung, zuvor Stromzähler, rein gemacht.

                                  Der Offset ergibt sich aus den Werten von Min und Max. Die Zahlen rechts liegen übereinander und sind so schlecht lesbar.

                                  Duffy 1 Reply Last reply Reply Quote 0
                                  • Duffy
                                    Duffy @paul53 last edited by

                                    @paul53 sagte in PV 0 Einspeisung mehrerer Wechselrichter (gel.):

                                    Nimm für den Verbrauch keine eigene Achse, denn so kann man die Zahlen nicht lesen.

                                    Sorry, ich stelle mich echt an wie der Hahn zum Eierlegen 😞

                                    Der Offset ergibt sich durch die -200 und -700 glaube ich jetzt verstanden zu haben.

                                    Hier ein weiterer Versuch:

                                    4819c078-7f5b-4004-9b2a-78041577fb1d-grafik.png

                                    paul53 1 Reply Last reply Reply Quote 0
                                    • paul53
                                      paul53 @Duffy last edited by paul53

                                      @duffy sagte in: Hier ein weiterer Versuch:

                                      So sieht es gut aus. Die 20-%-Linie fällt mit einer Einspeisung von 100 W zusammen. Man sieht zwischen 13:10 Uhr und 13:40 Uhr gut, dass auf diesen Wert geregelt wird.

                                      EDIT: Woher kommt die Einspeiseleistung zwischen 13:45 Uhr und 14:00 Uhr? Die 3 WR sind doch voll abgeregelt.

                                      Duffy 1 Reply Last reply Reply Quote 0
                                      • Duffy
                                        Duffy @paul53 last edited by

                                        @paul53
                                        @paul53 sagte in PV 0 Einspeisung mehrerer Wechselrichter (gel.):

                                        So sieht es gut aus. Die 20-%-Linie fällt mit einer Einspeisung von 100 W zusammen. Man sieht zwischen 13:10 Uhr und 13:40 Uhr gut, dass auf diesen Wert geregelt wird.

                                        Dann bleibt mir ja nur auf einen schönen Tag zu warten bei dem mehr Werte zusammen kommen, oder?
                                        Ich würde mich dann einfach wieder melden.

                                        @paul53 sagte in PV 0 Einspeisung mehrerer Wechselrichter (gel.):

                                        EDIT: Woher kommt die Einspeiseleistung zwischen 13:45 Uhr und 14:00 Uhr? Die 3 WR sind doch voll abgeregelt.

                                        Wie weiter oben einmal erwähnt gibt es da noch eine PV mit max 800 Watt die ich aber nicht über den IOB beeinflussen kann.
                                        Ich könnte sie aber, wenn sie für die Überprüfung und evtl optimierung des PID über das Handy reduzieren oder abschalten.

                                        VG Duffy

                                        paul53 1 Reply Last reply Reply Quote 0
                                        • paul53
                                          paul53 @Duffy last edited by

                                          @duffy sagte: noch eine PV mit max 800 Watt

                                          Alles klar.

                                          Duffy 1 Reply Last reply Reply Quote 0
                                          • Duffy
                                            Duffy @paul53 last edited by

                                            @paul53

                                            Heute gab es mal wieder etwas Sonne.
                                            Leider habe ich die ungeregelte PV erst gegen 15:45 von 50 auf 10% gesenkt so das erst dann der PID zum regeln begann.
                                            Aber vielleicht reicht es für eine Einschätzung der Regelung von Deiner Seite.

                                            2ef5bd85-a9de-44be-b0af-5a4ce3ed127f-grafik.png

                                            VG Duffy

                                            paul53 1 Reply Last reply Reply Quote 0
                                            • First post
                                              Last post

                                            Support us

                                            ioBroker
                                            Community Adapters
                                            Donate

                                            568
                                            Online

                                            32.2k
                                            Users

                                            80.9k
                                            Topics

                                            1.3m
                                            Posts

                                            4
                                            63
                                            1092
                                            Loading More Posts
                                            • Oldest to Newest
                                            • Newest to Oldest
                                            • Most Votes
                                            Reply
                                            • Reply as topic
                                            Log in to reply
                                            Community
                                            Impressum | Datenschutz-Bestimmungen | Nutzungsbedingungen
                                            The ioBroker Community 2014-2023
                                            logo